Netzgebühren fürs Einspeisen kommen - Seite 54
|
|
||
|
Mit dem Verein mache ich prinzipiell nur alles schriftlich. |
||
|
||
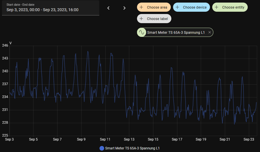
Interessant. Ich habe mal meine 3 Standorte ausgewertet und jeweils im Jänner den Tag genommen, wo im Durchschnitt das niedrigste Spannungsniveau war und im Juni entsprechend den Tag wo er am höchsten war. Damit es mit deiner Grafik vergleichbar ist, habe ich den gleichen Spannungsbereich genommen (200-255V). In NÖ gibt es im dem Ort derzeit Ausbaubeschränkungen, in Kärnten (Nähe Villach) keine und in Wien auch nicht. |
||
|
||
|
Viellicht sind dann wirklich so manche Netzabschnitte am Limit. |
||
|
||
|
spannende Auswertungen! Frage dazu: habts ihr "im Leerlauf" gemessen (also ohne Bezug/Einspeisung) oder "unter Last"? Die Last könnte das nämlich verändern. Spannend wären auch drei Messungen kurz hintereinander: hoher Bezug, Leerlauf, hoche Einspeisung |
||
|
||
|
um hier auch meinen Senf dazuzugeben: die Spannung hat nicht automatisch etwas darüber auszusagen, wie ausgelastet ist, aber ein Indikater ist es schon. Ich sehe auch ganz deutlich die saisonalen Unterschiede. Bei uns wurde im September 2023 laut einem EVN-Mitarbeiter die Spannung am Trafo herabgesetzt weil die tendenziell schon zu hoch war (wegen der vielen PV-Anlagen). Wie das gemacht wird, bzw. was das sonst bedeutet kann ich nicht sagen (er auch nicht - er war nicht für Strom zuständig), aber das sieht dann so aus: ![]() |
||
|
||
|
andere Anzapfung am Mittelspannungstrafo |
||
|
||
Ich habe auch starke Schwankungen, sowohl über den Tag, als auch über das Jahr. Im Sommer schalten die Wechselrichter ab, im Winter flackern die LED-Lampen, die WP WP [Wärmepumpe] schreibt Alarm Unterspannung und die USV schaltet in den low voltage boost modus. ![]() ![]() Aber seit diesem Frühsommer geht es besser, die Spannungen sind nicht mehr so hoch, bin gespannt auf den kommenden Winter, ob die Spannungen stabiler bleiben. Die Wiener Netze scheinen etwas getan zu haben. |
||
|
||
|
Mit Einspeisung: Bsp NÖ im Jänner und Juni ![]() |
||
|
||
|
"Die Höhe der Netzgebühren könnte mit dem neuen Gesetz auch zeitlich variieren." Jetzt also doch. https://www.kleinezeitung.at/wirtschaft/19966654/netz-einspeisegebuehr-ganz-kleine-pv-anlagen-koennten-ausgenommen |
||
|
||
ich phantasier jetzt mal nur so vor mich hin.... was ist kleiner cent bereich? 2-3 cent?? wenn du jetzt fürs einspeisen 6c bekommst sind das also 30%-50% von der vergütung. also net grad wenig wenn sie dir 30-50% wegnehmen....😩 die balkonkraftwerke weil die sind eh jetzt schon nicht angemeldet. 😉 🤣 d.h. für bezieher wird es bestimmt nicht billiger maximal nicht teurer. 😉 |
||
|
||
|
Ich meine im Netzausbauplan der Netz-NÖ gelesen zu haben, dass die schon im UW vorbeugend die Spannung reduzieren um Probleme in den unteren Netzebenen durchs Einspeisen abzumindern. Bei mir habe ich auch Schwankungen, normal ca 232V und mittags bis zu ca 240V. Aber ich denke das ist bei jedem je nach Traffo anders. |
||
|
||
|
Bei mir ist es "normaler" Betrieb, also alles mögliche: Einspeisen, Bezug usw. Ich könnte mal schauen, ob es sich ändert, wenn ich mit 11kW das Auto lade, denn das ist meine maximale Last. Edit: schnell mal nachgeschaut: also 11kW Last ändert an der Spannung gar nichts bei mir. Einspeisen mit 5-8kW auch nicht. |
||
|
||
|
Ohne Worte: https://kaernten.orf.at/stories/3316614/ |
||
|
||
|
Eine halbe Million Häuser mit PV. So ca 1 Million Wahlberechtigte. Die övp will offenbar um jeden Preis keine einzige Stimme von uns. 😇 https://www.heute.at/s/kann-nicht-der-fall-sein-zehetner-macht-strom-ansage-120123451 |
||
|
||
|
Wenn alle privaten Anlagenbesitzer für eingespeisten Strom bspw. 2ct/kWh zahlen, sinkt der Netzkostenanteil der Verbraucher von 90% auf 89%. Ich habe nichts gegen Entgelte für Einspeiser, aber ich frage mich zusehends, ob da irgendwer mal die aktuellen Zahlen auf einen Zettel aufgeschrieben hat und diesen Zettel an die relevanten Entscheidungsträger weitergereicht hat ? Wenn die Einspeiser die gleichen Netzgebühren wie Verbraucher zahlen, sinkt der Anteil der Verbraucher von 90% auf 87%. Wenn die 90% massiv reduziert werden sollen, geht das mMn nur über Leistungsverrechnung und Grundgebühren für Einspeiser - und vielleicht "geringe" cent Gebühren obendrauf 😀 Ich bin wirklich neugierig, wie sie die Quadratur des Kreises lösen werden, da die Berechnungsmengen Verbraucher zu Einspeisern im Verhältnis 30:1 sind. Vielleicht gibt es einen Zweig der Mathematik, den wir noch nicht kennen 😀
|
||
|
||
|
imho kommt diese grundgebühr fix. einspeisezählpunkt = eigene nr = extra grundgebühr |
||
|
||
|
Wie mache ich das denn dann? Ich bin 20 Jahre lang wegen Marktprämie gebunden und MUSS einspeisen. Wenn nun eine Grundgebühr kommt dann MUSS ich den Strom verschenken und sogar draufzahlen? Das wär ja bitter... PS: Wenn ich für den Anschluss bezahlen muss möchte ich aber auch ohne Limitierung einspeisen dürfen.... |
||
|
||
|
diesen Zweig beherrschen nur die Politiker🤣 |
||
|
||
|
Ich vermute nach wie vor, dass das Verhandlungsmasse für die Grünen war, aber jetzt eine Eigendynamik entwickelt hat. |
||
|
||
|
da war gestern der interviewausschnitt auf orf.at dazu auf video online, ich finde das nun leider nicht mehr. die dame meinte, dass sie mit ein paar PV-besitzern gesprochen hat und die haben das dann auch eingesehen, dass sie ihren anteil leisten müssen. man muss hoffen, dass österreich das nächste mal wieder anders wählt. |
||
|
||
|
Also wieder Pest statt Cholera,... |
Beitrag schreiben / Werbung ausblenden?
Einloggen
Kostenlos registrieren [Mehr Infos]









