Daikin Multisplit erhöht Temp. Im Entfeuchtungsmodus - Seite 3
|
|
||
|
vielleicht hat das Gerät eine min. Raumtemp.Schwelle bei ~22C würde dann nicht mehr "Entfeuchten" weil es den Raum nur noch weiter runterkühlen würde. Welches Modell ist das genau? Schonmal im Handbuch gestöbert? |
||
|
||
Ich glaube, dass der Entfeuchtungsmode überschätzt wird. Diesen kann man nicht mit einem elektrischen Entfeuchter vergleichen. Man braucht sich nur das Ergebnis vom Taupunktrechner ansehen. Enfeuchten bedeutet immer, die Lufttemperatur mind. 3-5 Grad unter dem Taupunkt zu bringen. Bei 22,7 Grad Celsius und 71% Luftfeuchte wären dass zwischen 12-14 Grad Celsius Lufttemperatur, die ausgeblasen wird. Je nach Speicherfähigkeit der Baumaterialien hätte man nach längerer Zeit Kühlschranktemperatur im Raum. Im Entfeuchtemode wird die Luftzirkulation durch den Verdampfer minimiert und die Verdampfungstemperatur abgesenkt. Eine Raumzieltemperatur gibt es in diesem Mode nicht. Welche Parameter in diesem Mode greifen, weiss nur der Programmierer dieser Software. |
||
|
||
|
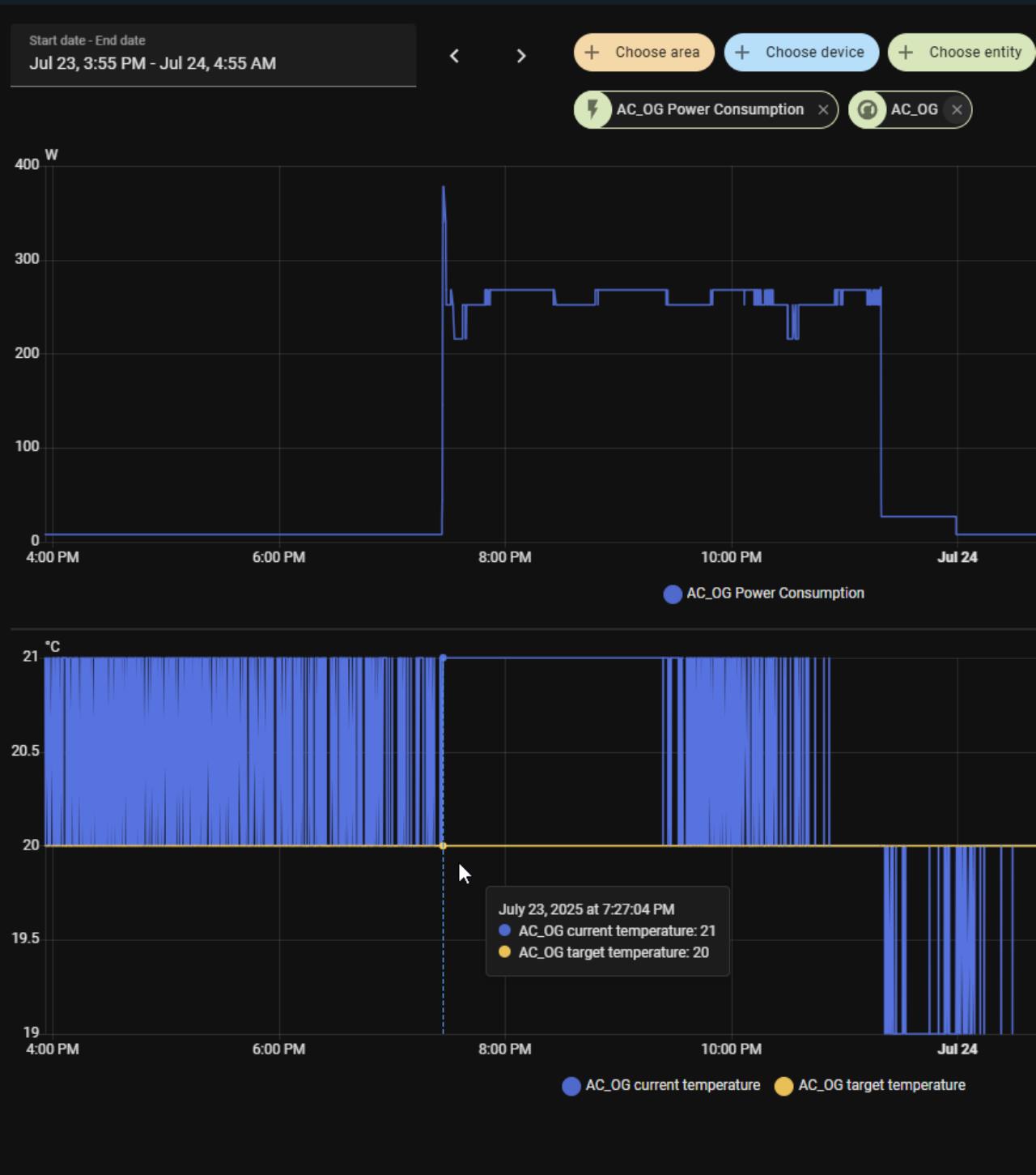
Beim ersten Screenshot sieht man, dass die Temp auf 20 Grad runtergehen. 5MXM90A9 mit 3 x FTXP20N9 und 1 x FTXA35CB |
||
|
||
|
Ich lese hier im Forum, passive cooling mit Klima zum Entfeuchten ist eine super Kombi. Jetzt habe ich die Klima und bekomme die Luftfeuchte nicht weg. 70 % fühlen sich für mich "stickig, schwer" an. Man sieht beim 1. Screenshot, dass die Luftfeucht super rumtergeht, aber dann hört die Klima auf und die Feuchte geht wieder rauf, usw. Wie machen das die anderen mit passiver Kühlung und Klima? Wieso funktioniert das bei denen? |
||
|
||
|
Die persöhnliche Erfahrung zeigt mir eher das gerade die Split um einiges effizienter Entfeuchtet als ein Entfeuchtungsgerät. Aus meiner Sicht sind die Geräte zu groß (zu viel Leistung) die so in einem gut gedämmten Raum nicht notwendig ist. Darum kühlt der Raum (oder zumindest der Temp Sensor des Innengeräts sehr schnell ab und wird dann ausschalten) Mein zentrales am Gang läuft stundenlang durch (bei 250W elektrisch) und die Temperatur ändern sich dann nach einigen Stunden erst um 1-2°C. |
||
|
||
|
@Lalo, Hast deine Split schon mal kühlen lassen ob das richtig funktioniert?! Also heizen sowie auch kühlen funktioniert? Auch mit Einzelgeräten. Könnte sein dass die Geräte nicht anfordern am Außengerät weil was nicht richtig verkabelt ist. Nur mal si um alles aus zu schließen |
||
|
||
|
70% relative LF sind auch hinsichtlich Schimmelgefahr problematisch. Fairerweise muss man aber auch sagen, dass die Raumtemperatur mit 22 Grad schon ziemlich tief ist und kein typisches Einsatzszenario für eine Klimaanlage darstellt. Mein Planer/Verkäufer hat mir im Vorfeld schon gesagt, dass ich mir vom Entfeuchten (in der Werkstatt einer der beiden wesentlichen Einsatzzwecke für mich) nicht zuviel erwarten darf. |
||
|
||
![]() |
||
|
||
|
Du meinst, ich soll erstmal einheizen, um zu entfeuchten?? |
||
|
||
|
Daikintermin war (wiedermal) ein Flop. Er meinte, ich soll die Zieltemp runterstellen, damit ich länger entfeuchten kann. Ich sagte, dass die Änderung der Zieltemp. im Kühlmodus keinen Einfluß auf den Entfeuchtungsmodus hat. Sieht er nicht so. |
||
|
||
|
Das könnte man machen, wäre aber energietechnisch ein Schildbürgerstreich... Ja, hab ich in einem der Vorposts eh geschrieben. Hat bei der Daikin auch keinen Einfluß. Ich hab das gestern abend (22:00-23:30 Uhr) für dich noch mal in meinem Büro nachgestellt (kleiner Raum mit einem 2 kw Innengerät), Zieltemperatur im Kühlmodus ist dort 24° eingestellt. Die Klima läuft im Entfeuchtungsmodus auf der minimalsten Leistungsstufe und verbraucht ca. 250 Watt, sie läuft durchgehend. Diese 250 Watt verändern sich auch nicht, wie ich einen zweiten Raum (Schlafzimmer, auch 2 kw Innengerät) im Kühlmodus dazugeschalten habe, d.h. weiter kann das Aussengerät (in meinem Fall das 6,8 kw Gerät) nicht runtermodulieren. Bei mir ist aber schon so, dass im Entfeuchtungsmodus der Raum immer weiter runtergekühlt wird, bei ca. 20° hab ich dann abgeschalten. |
||
|
||
|
Vielen Dank dafür. |
||
|
||
|
Ich habe jetzt keine Daikin sondern eine Midea, aber auch bei uns ists so, daß im Entfeuchtungsmodus immer weiter runtergekühlt wird, egal was als Zieltemperatur eingestellt ist. Wenn ich primär entfeuchten will lasse ich daher alle Türen offen, sonst habe ich in den betreffenden Räumen schnell einen Eiskasten. So das Gerät einwandfrei kühlen kann (hast du schon mal auf 20 Grad kühlen probiert ?) würde ich auch davon ausgehen, daß Daikin im Entfeuchtungsmodus irgendeine Mindesttemperatur eingestellt hat um das zu verhindern. |
||
|
||
|
Bei meinem 1. Screenshot war die Temp., wo sie aufgehört hat zu entfeuchten bei 20 Grad und bei meinem 2. Screenshot bei 22,7 Grad. |
||
|
||
|
Das spräche für 20 Grad Mindesttemperatur unter die es im Entfeuchtungsmodus nicht geht. Theoretisch auch nicht unsinnvoll, die allgemeine Behaglichkeitszone für Menschen liegt zwischen 20 und 26 Grad. |
||
|
||
|
Fast alle Klimaanlage, die ich bislang gesehen habe, waren überdimensioniert. Mehr als 2-3 kW Dauerkühlleistung braucht man in einem modernen EFH nicht. Das rächt sich dann bei der Entfeuchtung. |
||
|
||
|
Hmm, ich denke, da sie beim 2. Screenshot bei 22,7 Grad aufgehört hat, kann das mit 20 Grad Mindesttemp. nicht stimmen, oder? |
||
|
||
|
Das sollte so nicht sein, ev. hat´s auch etwas mit der Überdimensionierung zu tun...die Klima/Heizleistung ist ja auch von der Aussentemperatur abhängig. Lt. Bedienungsanleitung sollten die Daikins bis 18° runterkühlen oder entfeuchten (was ja nix anderes als Kühlbetrieb ist) können. ![]() ![]() |
||
|
||
|
Kühlen funktioniert bei allen IE, alle einzeln ausprobiert. |
Beitrag schreiben / Werbung ausblenden?
Einloggen
Kostenlos registrieren [Mehr Infos]







