Projekt raumfeine Luftüberwachung (ESP32) - Seite 3
|
|
||
|
Wenn man dann mit einem ESP32 zusätzlich rumwerkeln muss, kann aber gleich den oben genannten stuckatprototyp nachbauen, finde ich. |
||
|
||
|
Ich empfehle das Setup eh nicht grundsätzlich. Für mich macht es Sinn, weil ich habe (a) den Raspi mit HA im WZ stehen und (b) das o.g. CO2-Messgerät. Somit habe ich nun einen zusätzlichen "Gratis" Messpunkt. Das ersetzt ja keine anderen Lösungen, sondern ist eventuell eine Ergänzung. |
||
|
||
Alles gut, sollte keine Kritik sein, sondern nur meine Gedanken dazu |
||
|
||
|
Zur Info: meins ist heute gekommen. Genauigkeitsvergleich mit Aranet steht noch aus. TFA relabelt das, original dürte es das hier sein: https://www.airflow.de/produkte/messgeraet-serie/co2-monitore/ und die geben an:
Spannend ist folgendes: das Gerät lässt sich recht einfach öffnen (Deckel hinten raushebeln) ind im inneren sieht man:
|
||
|
||
|
ich korrigiere mich: ganz ganz original dürfte es das hier sein: https://www.zyaura.com/product-detail/zgm053u/ |
||
|
||
|
Wäre an Bildern interessiert was für Komponenten verbaut sind. Hab grade den Sensirion SEN55 in Betrieb genommen - (VOC, NOX, PM1, 2,5, 4 10, rH, T) VOC und NOX hat der eine Lernphase, da machen die Werte derzeit noch nicht wirklich einen Sinn. Fehlen noch der SCD43 wo ich probehalber nur den blanken Sensor hab (muss ich Leitungen dranbraten...) und Senseair Sunrise (Sensor aus dem Aranet4) Der Senseair Sunrise ist wohl noch nicht in ESPHome implementiert, den bekomm ich mit copy&paste nicht über I2C zum reden. Da muss ich mich da mal einlesen... https://github.com/esphome/feature-requests/issues/2870 Die 5 SCD41 aus China (Aliexpress) wurden leider storniert weil die Plattform Unregelmäßigkeiten beim Händler festgestellt hat. Dann hätt ich einmal einen Haufen Sensoren am laufen. Erste Erkenntnisse: - Luftfeuchtigkeit: Die Sensoren messen relativ gut in einer parallelen Linie die Werte mit. Der AHT20 (seit heute 2 im Einsatz) neigt zum übertreiben (ca. +10% zum Rest, beide ähnlich) Scheint ein gut messbarer Wert zu sein, aber der absolute Wert muss kalibriert werden. - Temperatur: Die Reaktion auf Änderungen ist unterschiedlich, sonst ebenfalls sehr parallele Verläufe. Die Spannweite über die Werte ist bei allen Sensoren (höchster zu niedrigster) bei stationärer Temperatur unter 1°C. Einfach messbar, minimale Kalibration bringt wohl Abweichungen im Bereich +-0,3°C - Luftdruck: Perfekt parallele Linien, Abweichung <1hPa. Es ist gut erkennbar wenn ich den Sensor ins OG trage... Kalibration bringt nahezu identische Messwerte über 3 verschiedene Sensoren - CO2: Ser SCD41 macht einen guten Job indem ich die Raumnutzung nacvollziehen kann, für Vergleiche brauch ich aber mehrere Sensoren. In der Früh beim querlüften ging der Wert auf 488ppm zurück (kalibriert bei Außenluft auf 427ppm), über den Tag verteilt seh ich so um die 1000-1200ppm mit Spitzen bis 1700ppm (großer Raum, knappe 40m²) |
||
|
||
|
Gute Lötübung... So sieht ein SCD43 aus seriöser Quelle um 17€ aus. Lt. Datenblatt sollte der mit dem Aranet4 mithalten können (der 43er ist neu und der genaueste). Hinsichtlich CO2 decken sich die Messwerte ganz gut mit dem SCD41, sie wirken nur etwas "gedämpft". D.h. der SCD41 reagiert auf Änderungen schneller/extremer und über/unterschießt den Wert vom 43er um etwa 30ppm. Bei Temperatur musste ich die sensorinterne Korrektur auf -6°C stellen damit ich sinnvolle Werte bekomme - evtl. liegts daran, dass er nicht wie vorgesehen auf einer Platine sitzt (fehlende thermische Masse?) Jedenfalls zeigt in dem Fall der SCD43 ein starkes unterschießen zu allen anderen Werten bei starker Änderung (lüften). Auch Luftfeuchtigkeit weicht er bei schneller Änderung von allen anderen Sensoren ab, dazu zeigt er sehr niedrig an. Sobals dich die Werte wieder stabilisieren gibts aber wieder eine parallele Linie zu den anderen Sensoren. Ich lass ihn einmal laufen, mir kommt vor der SCD41 wurde auch etwas "ruhiger" mit der Zeit. SCD41 und 43 laufen aber derzeit auch auf anderen ESP's und einer auf 3,3V, der andere auf 5V |
||
|
||
|
Irgendwie habt ihr mich angesteckt ... Der ENS161 aus dem stuck at prototype Video hat einen low power mode bei dem er bei 1.8V 700uA braucht und dann pro Minute einen Messwert (eCO2) liefert, das sind 1.26mW. Wenn man 2 AA Zellen mit 1.5V und 3Ah nimmt ergibt das 9Wh und damit eine Laufzeit von gut 7000h, ca. 10 Monate. Nimmt man einen modernen Schaltregler, z.B. TPS62843, dann hat der einen Wirkungsgrad von 95% und dann tackert man ein Xiaomi Thermometer dran (mit Abstand wegen der Abwärme), dreht ein wenig an dessen firmware und hat ein batteriebetriebenes 'Luftqualitätsdings'. Aufwand ist eine winzige Leiterplatte mit Schaltregler und Sensor, ein Batteriehalter im stylischem Gehäuse. Gesamtkosten bei den Bauteilen 5€ der Sensor, ca. 3€ Schaltregler mit Spule und den C's, <1€ die Leiterplatte und ein gedrucktes Gehäuse (max. 3€), ergibt zusammen mit dem Xiaomi ca. 20€. Man hätte dann die bestehende Qualität bei Temperatur und Feuchte und als goody die Luftqualität oben drauf. |
||
|
||
|
Mal schauen wie sich die Werte entwickeln. Ich hab jetzt zum BME680 ja auch einen Sensirion SEN55 laufen. Mit dem VOC Wert kann ich schonmal mehr anfangen. Der BME680 liefert z.B. beim lüften Müll (Luftqualität wird erstmal schlechter bei Frischluft, vl. weil kalt/trocken?) Der SEN55 war jedenfalls beim Käsefondue an der Kotzgrenze wo der BME680 grade leichte Verschmutzung gemeldet hat. Allerdings hängt der SEN55 an 5V aus dem Netzteil (am Seed ESP) - dort merkt man wohl die zappelnde Spannung aus dem Chinaladegerät - egal ob SCD43, BMP280, AHT20 oder eben der SEN5, die Werte aus dem Adafruit ESP (an 3,3V) wirken dagegen wie glattgebügelt. Hab mich jetzt einmal neben Folienkabeln und deren Stecker mit Step Up und Down Wandlern eingedeckt + 5V bzw. 3,3V Linearregler. Es wächst der Wunsch nach einem Oszilloskop... Finanziell ist das Thema eh schon jenseits von gut und böse - ich verbuchs als Investition in die eigene Lernkurve 😅 Am Ende werden vermutlich ein Haufen Xiaomi Teile und 6 selbst gebaute kabelgebundene CO2 Sensoren im Dekoähnlichen Gehäuse herumstehen... Von Xiaomi gibts übrigens auch eine größere Variante mit Uhr die sich auch umflashen lässt, die würd mich interessieren hinsichtlich mit weiteren Sensoren pimpen. |
||
|
||
|
Der einzig vernünftige Zugang |
||
|
||
|
Den Senseair bring ich irgendwie nicht zum reden... https://github.com/esphome/feature-requests/issues/2870 ![]() Hängt an einem D1 Mini ESP8266 uart: baud_rate: 9600 tx_pin: GPIO15 #D8 rx_pin: GPIO13 #D7 modbus_controller: - id: sunrise_sensor address: 0x68 sensor: - platform: modbus_controller name: "CO2 Concentration" device_class: carbon_dioxide state_class: measurement unit_of_measurement: ppm accuracy_decimals: 0 modbus_controller_id: sunrise_sensor register_type: read address: 0x03 value_type: S_WORD Denn heißts wohl einlesen :D Hinsichtlich SCD4x Sensor war ich gestern weider einmal auf der Suche. In Europa kostet das Teil 30€ - die China Bestellung für den 41er (17€/Stk.) wurde mir ja storniert. Rein der Sensor ist mit 17€ ja recht günstig, außerdem gibts den 43er noch nicht im üblichen Chinaformat. Nächste Übung Platinenlayout selbst machen, Platinen bestellen und Reflow Lötofen selbst basteln? 😅 |
||
|
||
|
Oder selber fräsen? 🤪 Ich hab so einen einfachen Minibackofen dafür, der zufällig beim Aufheizen ziemlich genau ein Standardprofil fährt. Danach Tür einen Spalt aufmachen und abkühlen lassen. Eigentlich wollte ich einen Controller dafür basteln, aber hat sich dann nicht ergeben. |
||
|
||
|
Davon würde ich dringend abraten, ich habe mich mal ein halbes Jahr mit einem T-962 gespielt. Einfach in China bestücken lassen, jede Form der eigenen Fertigung kannst du direkt in die Gruppe 'Lehrgeld' verbuchen. Wenn du dich nicht abgeschreckt genug fühlst, kannst meinen T-962 für lau haben. Edit: oder jeder sonst |
||
|
||
|
Ja, ich vermute auch, dass der Fertigungsprozess in China da so effizient ist, dass selber machen schlicht unsinn ist. Frage zum Modbus - ist mir grad nicht ganz so klar. Brauch ich da außer dem ESP und dem Sensor noch was? Bin jetzt mal wieder doof an sie Sache rangegangen und hab den Sensor vin der Verschaltung auf Modbus konfiguriert und schlicht Rx/Tx auf dem ESP konfiguriert/verbunden. Fehler 1) Modbus braucht einen 120 Ohm Endwiderstand. Das ist bei den I2C Breakoutboards natürlich immer praktisch, die haben das nötige Widerstandszeug in einigermaßen passender Form drauf, ich hantier ja mit dme blanken Sensor... Fehler 2) Kann ich das schlicht so verbinden oder gehört da in dem Fall mehr dazu? |
||
|
||
|
Modbus RTU basiert auf einer RS485 Physik (entsprechende transceiver chips), dort braucht es auf beiden line ends je 120Ohm Terminierung. Wenn du den Sensor nicht über I²C ansprichst sondern über UART, dann wird dort die Protokollebene von Modbus RTU auf einer RS232 3.3V Physik gesprochen, d.h. es reicht wenn du RX -> TX und TX -> RX verbindest, ohne irgendwelche Widerstände. ESPHome verleitet halt dazu, Dinge zu tun, die man nicht wirklich versteht Ist jetzt aber kein Vorwurf, ich persönlich halte diese YAML Programmiererei halt nicht aus ... |
||
|
||
|
Also ist der Fehler Rx -> Rx, Tx - Tx? Wie schon erwähnt, ich erhebe nicht den Anspruch zu wissen was ich da tu. Zu 95% funktionierts aber :D Edit: Jup... ![]() |
||
|
||
Du bist da erst der 17394820492034-te, der das falsch anschließt |
||
|
||
|
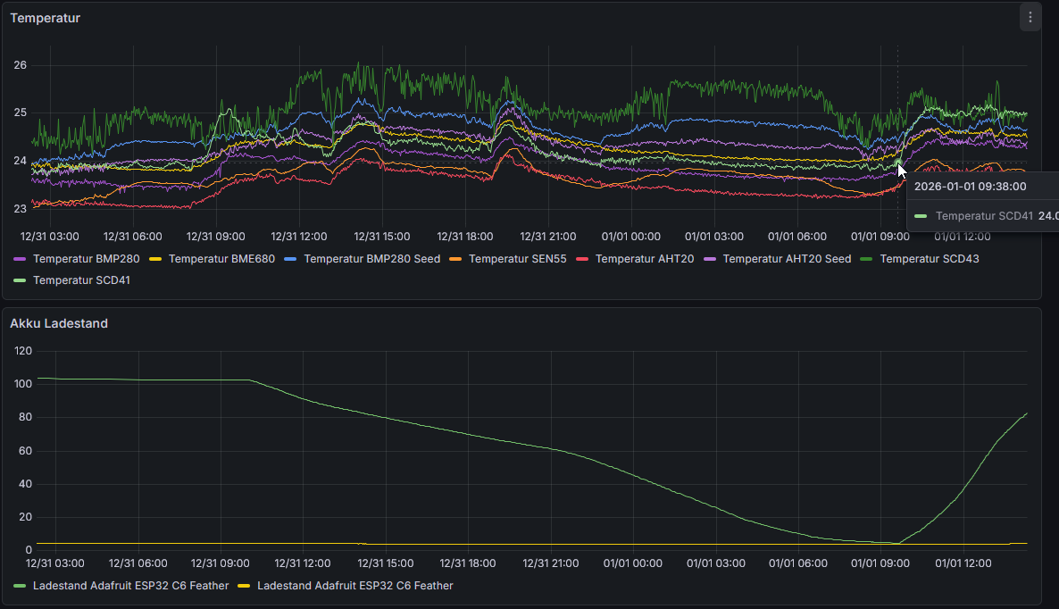
Na dann :) Das ganze geschriebene einmal mit bunten Bildern hinterlegt... Die letzten 36h laufen die Sensoren recht ungestört in der Küche. CO2 sind sich die 2 SDC4x relativ einig, der leichte Offset kommt dadurch, dass ich den SCD43 nicht an der Frischluft kalibriert hab sondern bei ~1000ppm an den SCD41 angeglichen. Die automatische Kalibration hab ich aus, die schaut einfach über einen langen Zeitraum den niedrigsten gemessenen Wert an und leitet daraus ab, dass es sich dabei um Frischluft handeln muss, dann wird das ganze Messfeld so hingeschoben, dass der niedrigste Wert 400ppm bzw. dem Wert entspricht, den man dem Sensor ansagt. Bei der manuellen Kalibration gibt man einfach einen Wert vor (z.B. von einem Referenzsensor) und der aktuelle Wert wird dort hingelegt. Beim VOC Wert gilt weiterhin - ich werd nicht so recht schlau aus den 2 Sensoren (BME680 und SEN55), die sind sich nicht einig was sie da messen. ![]() Hier kann man gut sehen welche Sensoren an welchem ESP hängen ![]() Temperatur sind sich alle Sensoren grob einig, nur die CO2 Sensoren machen da ihr eigenes Ding. Der SCD41 reagiert offensichtlich hinsichtlich Temperatur etwas verschnupft auf das anstecken und Akku laden - ich vermute eine leichte Spannungsänderung. Der SCD43 hängt immer am Netz (direkte 5V aus dem Netzteil) Allerdings werden beide ESP`s aus dem gleichen Netzteil versorgt, vl. ist der leichte Temperaturanstieg generell auf die veränderte Last am Netzteil zurückzuführen - muss ich einmal auftrennen auf 2 Netzteile... Der Referenzdruck ist aus der Geosphere Austria API (nächstgelegener Messpunkt, allerdings etwas tieferliegend als wir) ![]() Feinstaub wär noch etwas zu beobachten, aber ich schätze hier macht sich das Feuerwerk bemerkbar. Mitternacht haben wir nur ein Fenster gekippt gehabt und rausgeschaut, die große Spitze ist ggf. mit lüften (in anderen Räumen) zu erklären - für lüften der Küche fehlt mir der negative Temperatursprung. ![]() |
||
|
||
|
Hast du mal im Datenblatt geschaut, was die messen? Die könnten wirklich auf komplett unterschiedliche Stoffe ansprechen, das würde die Diskrepanz erklären. |
||
|
||
|
Die BMEx80 sind für mich auch kryptisch, hab mit BME280 schlechte Erfahrungen gemacht. Beim SEN55 solltest du das scaling beim VOC-Wert anpassen, die sollten bei frischer Luft zumindest mal auf den 400ppm eCO2-Wert passen. Kannst du dem Wegzucken des BME680-Werts ab 9:00 (heute?) etwas zuordnen? Kochen, Duschen (Waschlotion), Räucherstäbchen ... |
||
|
||
|
Das eCO2 kommt vom BME680, nicht vom SEN55 Müsste mich reinkämpfen was der genau misst - Rohwert ist eine "gas resistance". Die ganzen VOC Sensoren haben aber gewisse Lernphasen, Aufheizphasen etc. Der BME688 wirbt sogar mit KI. Da schreit in mir schon irgendwas wenn sowas nötig wird - dann gibts nämlich keinen vernünftigen Rohmesswert der irgendeine Aussagekraft hat. Der BME680 liefert eben eine "gas resistance" als Rohwert die bisher noch nie einen Sinn gemacht hat. https://esphome.io/components/sensor/bme680/ Damit: https://esphome.io/components/sensor/bme68x_bsec2/ Spuckt der Sensor direkt den IAQ aus. Wenn man die CO2 Werte ausblendet macht das optisch schon etwas mehr Sinn. Der SEN55 hat gestern wohl aufs Abendessen angesprochen (Mischung aus verschiedenen Resten und Schinken Käse Toast in 30cm Entfernung gemacht) Das Erdäpfelgulasch in 60cm Entfernung dürfte die Spitze heute um 9 sein - oder der BME680 reagiert auch auf Spannungsschwankungen (hängt auch am Adafruit ESP den ich um ca. 9 laden angefangen hab). Auffällig halt wieder, der SEN55 zeigt die Frischluft beim lüften gut an (Wert fällt stark), der BME680 zeigt erstmal Blödsinn an, nämlich total schlechte Luft. Beide Sensoren zeigen einem aber nicht irgendeinen Rohwert sondern eben wie beschrieben einen aus mehreren Faktoren und über längere Zeiträume angelernten Ausgabewert. Und da muss man die Datenblätter wälzen um zu verstehen was die Sensoren machen. Aktuell bin ich noch nicht so weit, dass ich irgendwelche Vergleiche zwischen den Sensoren ableiten will, dazu betreibe ich sie zu unterschiedlich (ein paar 5V, ein paar 3,3V, dazu noch unterschiedliche Regler vorgeschalten). Das will ich noch etwas vereinheitlichen - Problem ist nur, dass gleiche Sensoren idr. gleiche I2C Addressen haben was es nicht ganz so einfach macht 2 gleiche an einem ESP zu betreiben was für zu gleichen Beduingungen führen würde. Da bräucht ich wohl einen I2C Multiplexer Der SEN55 hat übrigens einen kleinen Lüfter - ich höre ihn. In ein Gehäuse gepackt dürfts leiser werden, aber ich höre solche Geräusche recht gut (ob sie mich stören steht auf einem anderen Blatt, da bin ich wiederum nicht so empfindlich) |
Beitrag schreiben / Werbung ausblenden?
Einloggen
Kostenlos registrieren [Mehr Infos]











