ESP32 basierendes IoT-Dingens - Seite 3
|
|
||
mal sehen wie sich der Leidensdruck entwickelt |
||
|
||
|
Schritt 3 habe ich gerade gemacht unter windows mit dem python script, hat wunderbar funktioniert Dann mit Edge: https://pvvx.github.io/ATC_MiThermometer/TelinkMiFlasher.html zwei Mi programmiert |
||
|
||
|
Vielleicht werd ichs nochmal probieren... ggf. liegts an meinem Linux. Aber inzwischen hab ich eins davon schon erfolgreich per USB geflasht... ist zwar bissel Löten, funktioniert aber zuverlässig. |
||
|
||
|
Unter Ubuntu 24.04 gerade probiert. Er sagt nur 'Invalid login or password', ev. war ich mehrmals zu blöd für das Captcha?! |
||
|
||
|
OK, gerade in der Windows VM probiert, direkt mit dem token_extractor.exe (latest). Man bekommt die URL für den 2FA code, den darf man dort aber nicht eingeben, sondern im token_extractor (schreibt das Ding eh!) Dann lief es. Das Problem dürfte die alte Version auf meiner Linuxkiste gewesen sein, fix war vor 2 Wochen, in v1.4.0 Ich habe jetzt 6 Stk. am Laufen, im ganzen Haus verteilt, 3 Geschoße, der Empfänger sitzt im Keller. Die Konfiguration habe ich auf ein Messintervall von 10s, Advertising auf 5s und TX-power auf +3dB. |
||
|
||
|
das erklärt natürlich einiges! Danke! Spar ich mir das Löten... |
||
|
||
|
Auf die Gefahr hin, den Forumkontext etwas zu verlassen ... Mein Kellerlüftungsprozess läuft jetzt (ein erster Test). Ich habe dazu einen fuzzy controller gebastelt mit skfuzzy (Python). Verwendet werden die Eingangsvariablen:
Der fuzzy controller hat jetzt 3 einfache Regeln (WITH hat Einfluss auf das Regelgewicht): IF dp_margin IS high THEN fan IS low Mal schauen wie weit ich damit komme, aktuell sehe ich dew point margin: 4.30 Unter 0.5 bleibt die Lüftung aus. Die hardware ist reichlich unspektakulär |
||
|
||
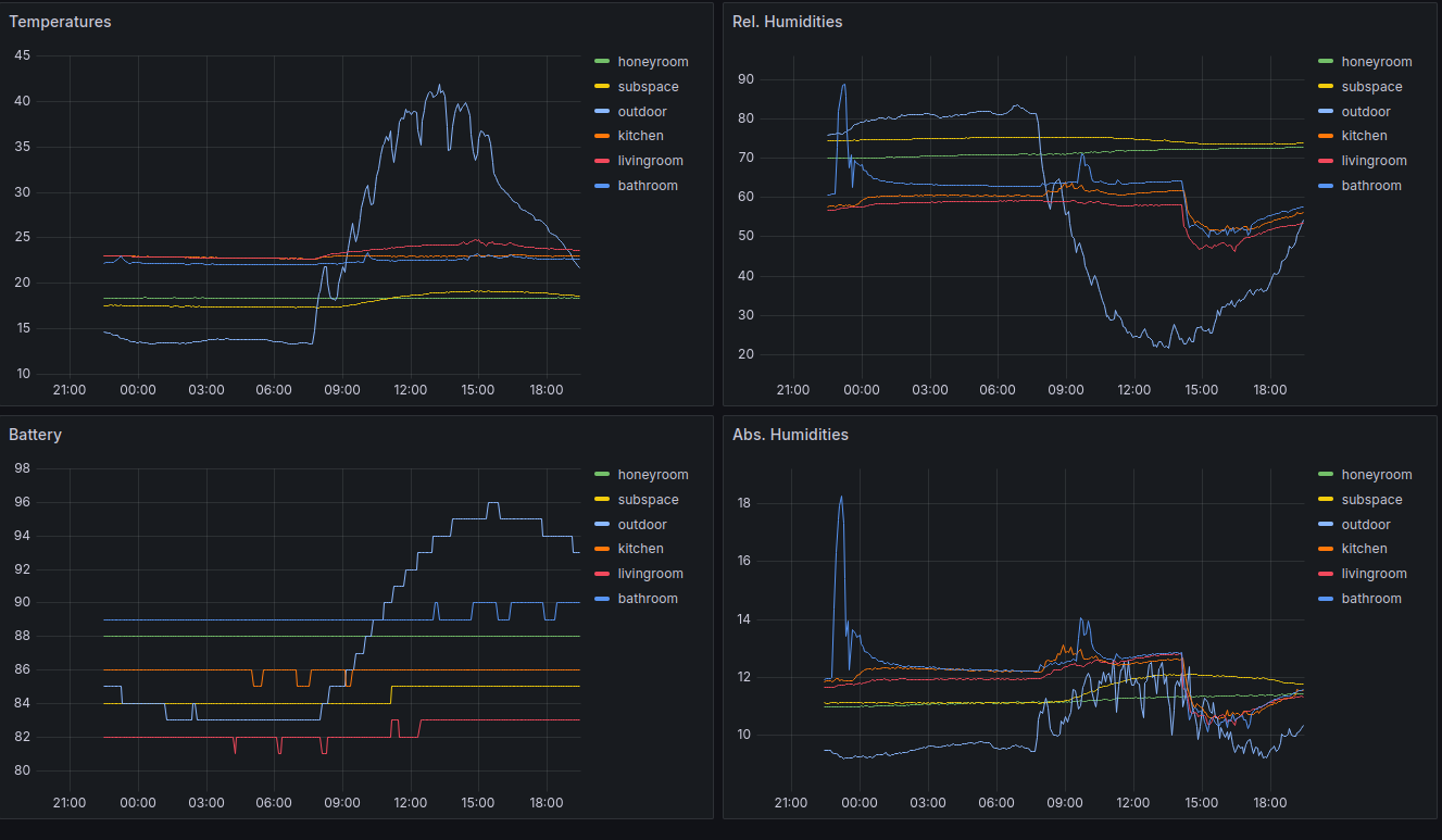
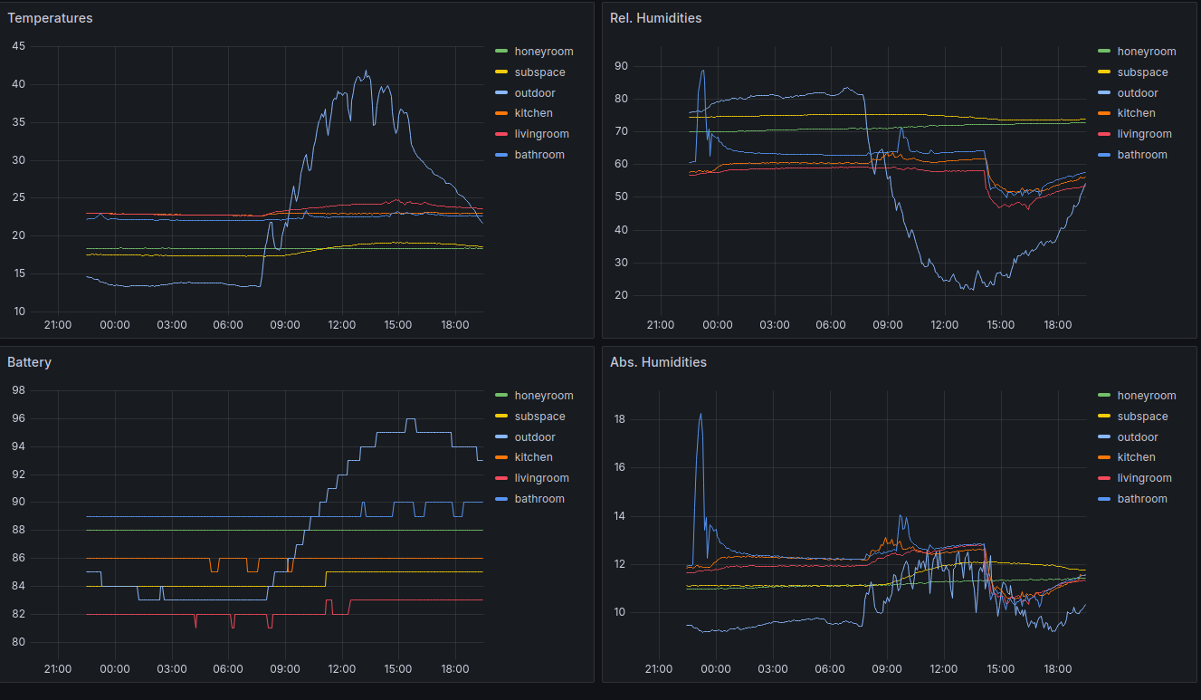
Der Datensammler ist jetzt auch fertig. Der Außensensor steht auf der Terrasse, da sieht man jeden Sparren der Überdachung Duschen lässt sich auch gut erkennen. Jetzt kann der Kellerlüftungsfuzzycontroller auch mal durchlaufen, vorher wäre debuggen relativ schwierig gewesen. Lustig ist, die Batterieanzeige, die hat einen erheblichen Temperaturgang 14°C 83%, bei 42°C 96%. Für die große Lüftung braucht es noch einen VOC Sensor, das geht aber nicht batteriebetrieben, weil die einfach zu viel Strom brauchen. Keine Ahnung was das wird. |
||
|
||
Du hast mein Grafana-Setup geklaut |
||
|
||
|
Vermutlich hast du es schon mal geschrieben, aber welche CO2 Sensoren verwendest du? |
||
|
||
|
in den Räumen aranet 4, "Haus" ist der integrierte der KWL KWL [Kontrollierte Wohnraumlüftung] (ist ein E+E Sensor)
|
||
|
||
|
Wie kommst du an die Daten vom aranet4, verwendest du die Aranet-Basisstation? |
||
|
||
|
Nein! Die Dinger schicken auch regelmäßig BLE-Advertisements welche auch die Meßwerte enthalten, leider nicht BTHome-kompatibel, sondern proprietär. Es hab aber Infos zum Format im Netz gefunden, und meinen BTHome-to-MQTT Gateway auf den Shellies entsprechend erweitert. // Aranet 4 BLE-Protokoll (Manufacturer Data) Hier sieht man auch meinen großen Kritikpunkt am Aranet 4: rF kommt nur in einer Auflösung von 1%, was zwar von der Genauigkeit her ausreicht, aber für eine Visualisierung unbrauchbar ist (die Sprünge kriegt man nicht sinnvoll gefiltert). Temperatur mit 0.05°C etwas besser, aber auch zu grob. Zum Vergleich: die Mi-Geräte liefern beide Werte mit Auflösung 0.01
|
||
|
||
|
Wenn sie intern deutlich genauer messen, aber nur 1% Auflösung rausschieben, hilft leider filtern nix. Ich möchte noch einen VOC Sensor haben und bin schon fast versucht die Mi's um einen SPG40 und ein Netzteil zu erweitern. Der Sensor braucht dauerhaft 2-3mA, übers Jahr sind das 16Ah, das wird mit Batterie nichts. Eventuell findet ja wieder jemand ein nettes Chinesenteil |
||
|
||
|
Warum genau VOC? Als "CO2-Schätzung" (wie meistens) oder weil dich wirklich VOC interessiert? Was sinnvolles habe ich da auch nie gefunden; die Sensoren wollen immer beheizt werden, und das macht keinen Spaß mit Batterie... ich hab vor Jahren mal was gebaut (Modell müsste ich raussuchen) und dort Timer-gesteuert Heizung an, 30 Sekunden warten, messen, Heizung aus, 15 Minuten später von vorne... macht trotzdem keinen Spaß |
||
|
||
|
Ich finde, dass CO2 nur ein Merkmal für die Luftqualität ist. Meine Lüftung soll (siehe eigener thread) die Luft aus 3 Ablufträumen verteilt holen. Da sind Küche und WC dabei, dort ist CO2 in den allerwenigsten Fällen der Hauptauslöser für schlechte Luft, im Schlafzimmer schon CO2, aber auch immer begleitet von viel 'Menschengeruch'. Der Absolutwert ist mir dabei auch fast egal, eine 5 stufige Skala für die Luftqualität würde für diese Form der Steuerung völlig reichen. Nach dem Motto:
|
||
|
||
|
Meine Erfahrungen dazu, WC ist bei mir mit der KWL KWL [Kontrollierte Wohnraumlüftung] sowieso kein Problem (unabhängig des Volumenstroms). Der CO2 Sensor schlägt bei den Gerichten die Gerüche produzieren (Pfannengerichte, Bratgerichte, ...) in der Küche an. Beim Kochen dürfte CO2 abgegeben werden. Bei kochendem Wasser geht's zwar nicht, jedoch steigt hier die Luftfeuchtigkeit relativ schnell an (so wie beim Duschen). Somit könnte die Steigung der Luftfeuchtigkeit für die Regelung zusätzlich verwendet werden |
||
|
||
|
Ja, ich denke auch, dass ein CO2 Sensor die allermeisten Szenarien abdeckt, aber VOC ist halt auch noch viel billiger. Dass beim Kochen CO2 entsteht, hätte ich nicht gedacht. |
||
|
||
|
Das glaub ich auch nicht wirklich (außer man kocht mit Gas, dann eh klar) was allerdings stimmt: viele NDIR-Sensoren für CO2 lassen sich durch Wasserdampf "täuschen" weil dieser ein ähnliches Absorptionsspektrum hat wie CO2. Inwieweit zB ein Aranet 4 (durch den integrierten Feuchte-Sensor) dies kompensiert, weiß ich nicht. Edit: wenn ich mich nicht irre, hat das Aranet einen Zweikanal-NDIR, und kann damit Störeinflüsse die nicht von CO2 herrühren (wie eben Wasserdampf) recht gut eliminieren. welche CO2-Sensoren verwendet ihr, @taliesin und @berhan? |
||
|
||
Fuzzy Kellerlüftung im Einsatz, geht gar nicht so schlecht. Die Randbedingungen für's Kellerlüften sind gerade relativ eng. Aber er wurschtelt sich so durch. ![]() Oben im Bild sieht man die verwendeten Eingangsvariablen, unten die Ausgänge (nach der Defuzzification) und die echten Relaisschaltungen (aktuell nur die Lüftung), für den Entfeuchter ist es zu trocken im Keller. Die Eingangsvariablen sind:
Der vent_rt Wert ist im Bild gerade 0 geworden, weil ich den basement-ventilation.service gerade neu gestartet habe. |
||
|
||
|
Ist bei mir ein Zweistrahl-NDIR-Sensor https://www.titec-gmbh.de/produkte/kanalfuehler-zur-kohlendioxid-messung-kaco2-3/ |
Beitrag schreiben / Werbung ausblenden?
Einloggen
Kostenlos registrieren [Mehr Infos]




