« Heizung, Lüftung, Klima  |

Der Stiebel-Eltron WPE-I 04/06/08 H(K) Sammelthread - Seite 16

Teilen: facebook    whatsapp    email
Zusammenfassung anzeigen
 1  2 ... 3 ... 14  15  16 
  •  EinHausinWien
  •   Bronze-Award
11.6.2024 - 17.4.2026
308 Antworten | 37 Autoren 308
20
328
Der Stiebel Eltron WPE-I 04/06/08 H(K) Sammelthread:

So, nachdem sich bei mir doch einige Anfragen zur Stiebel WPE Serie angesammelt haben, eröffne ich jetzt mal einen Sammelthread. Für die allseits beliebten KNV Pumpen gibt es hier im Forum ja genügend Infoquellen, bei der Konkurrenz sieht es da leider schlechter aus.

Was ist das interessante an dieser Wärmepumpe? Seit die KNV 1155 nicht mehr verfügbar ist, stellt die WPE Serie eine der wenigen Alternativen mit einer niedrigen unteren Modulationsgrenze dar. Insbesondere die 3 kleinsten Modelle dieser Serie. Ich möchte hier gerne meine Erfahrungen mit dem Gerät wiedergeben und auch über Vor- und Nachteile, sowie künftige Entwicklungen diskutieren. Einige User hier im Forum haben hierzu auch schon Kontakt mit dem Hersteller aufgebaut. Vor allem mit @Markus98 hatte ich schon regen Austausch.

Hintergrund: Ich habe die Pumpe seit Juni 2022 in unserem Neubau im Einsatz. Ursprünglich wollten wir ebenfalls eine KNV, haben uns allerdings wegen der damals katastrophalen Liefersituation kurzfristig für die Stiebel Eltron WPE-I 06 HK entschieden. Nachzulesen in meinem Hausbau-Thread ab hier: https://www.energiesparhaus.at/forum-modernes-efh-198-m/70632_2#789461

Disclaimer: Ich bin nur Laie und Endanwender. Alles, was ich hier schreibe, ist angelesenes Wissen aus dem ESH ESH [Energiesparhaus] oder HTD Forum bzw. dem herumprobieren an der eigenen WP WP [Wärmepumpe] entsprungen. 

Eckdaten:
Kältemittel: 2,2 kg R454 C (GWP 146)
Umwälzpumpe heizungsseitig: Yonos PARA 25/7.0
Umwälzpumpe quellenseitig: Grundfos UPML

HxBxT: 1369 x 598 x 658 mm
Gewicht: 180 kg

Die Wärmepumpe ist für meine Begriffe recht kompakt. Die 1155 ist merkbar größer. Eine Besonderheit ist, dass das Ausgleichsgefäß im Gehäuse integriert ist.

Hier ein Auszug aus dem Manual:

2024/20240611355886.png


Wie man sieht, ist die untere Modulationsgrenze bei allen 3 Modellen ident. Das liegt daran, dass bei den kleineren Modellen lediglich die Verdichterfrequenz abgeregelt wird. Mein derzeitiger Wissensstand ist, dass es zwischen den drei Modellen in der Hardware keinen großen Unterschied gibt. Die Kühlleistung wird allerdings leicht unterschiedlich angegeben. Eventuell ist hier der Wärmetauscher unterschiedlich groß, das ist aber nur Mutmaßung.
Modell: Max. VD Max. Kühlleistug
04 70 Hz 2,5 kW
06 100 Hz 3,0 kW
08 115 Hz 4,0 kW

Da hier auch fleißig Angebote verglichen werden, liste ich auch das übliche Zubehör mit Bestellnummern auf:

  • Sole-Fülleinheit WPSF (233307)
  • Fernbedienung FET (234723)
  • Internet Service Gateway ISG Web (229336)
  • KNX IPSoftware (233303)
  • Tauch- und Anlegefühler TAF PT 2m (235996)
  • Filter FS-WP28 (233512)
  • Sicherheitsgruppe ZH1 (074370)
  • Rohrbausatz RBS-SBC (238827)
  • Schutztemperaturregeler STB-FB (233711)

Dies beiden Warmwasserspeicher von Stiebel-Eltron werden oftmals angeboten:
  • SBB301 WP WP [Wärmepumpe]
  • SBB302 WP WP [Wärmepumpe]

Was hier neben den nackten technischen Daten wohl für die meisten relevant ist: Wie schlägt sich das Teil im Alltag, wie funktioniert die Regelung und welche Möglichkeiten gibt es für die Einbindung ins Smart Home bzw. zur Datenauswertung.

Wie funktioniert die Pumpe so? 
Bis jetzt unauffällig und gut. Sie ist meiner Meinung ziemlich leise. Wir haben sie im Technikraum direkt hinter der Küche und hören nichts. Die Verbrauchswerte sind bei mir momentan sehr gut.

Kann man die Firmware selber updaten?
Nein. Meines Wissens ist dies bis jetzt nicht vorgesehen. Generell ist der Zugang zur technischen Dokumentation bei Stiebel-Eltron sehr restriktiv. Die Inbetriebnahmehandbücher auf der Homepage verbergen sich hinter einem Fachhändlerzugang. FW Updates sollen nur durch Fachpersonal vorgenommen werden. Ich bin der Meinung, dass dies absolut nicht mehr zeitgemäß ist, und hoffe, dass sich das ändert. Ich habe diesbezüglich mit @Markus98 schon mehrmals Kontakt gehabt und werde in einem späteren Beitrag noch etwas dazu schreiben.

Siehe hier: https://www.stiebel-eltron.de/content/dam/ste/cdbassets/current/bedienungs-_u_installationsanleitungen/instructionandinstallationmanual_doc-00082565.pdf

Gibt es eine Möglichkeit, die Wärmepumpe ins Smarthome zu integrieren?
Ja, über das sogenannte Internet Service Gateway. Dieses gibt es in zwei Versionen: ISG Web und ISG Plus 

Siehe hier: https://knx-user-forum.de/forum/%C3%B6ffentlicher-bereich/knx-eib-forum/33599-stiebel-eltron-knx-ip-integration-isg/

Was bieten diese beiden Boxen? Leider nicht viel. Ich zitiere hier von S. 26 des Threads knx-user-forum:

ISG Web:
+ Modbus/TCP (mittlerweile inkludiert)
+ Optional: KNX Modul
+ Optional: EMI mit EMI-Softwareerweiterung, hier wird zwingend der "Sunny Home Manager 2.0" von SMA oder seit 2020 den neuen "EM Meter" von Stiebel benötigt
- keine physikalischen Eingängen für eine SG-Ready Steuerung

ISG Plus:
+ mit den entsprechenden physikalischen Eingängen für eine SG-Ready Steuerung
- kein Modbus/TCP
- kein KNX
- kein EMI

Beide Boxen bieten ein Web-Interface. Man kann sich dort aktuelle Prozessdaten und Temperaturdaten ansehen und Einstellungen ändern. Statistische Auswertung gibt es keine bzw. ist diese nur sehr rudimentär vorhanden. Langsam ist es auch. Ich halte beide Boxen und die KNX Erweiterung für gnadenlos überteuert und über die Funktionaliät der KNX Software liest man sehr gemischtes.

Nur um das in Relation zu setzen: Die Gesamtkosten für ISG Web + KNX Software hätten sich für mich damals ca. auf 1/5 - 1/4 meiner Gesamtkosten für alle KNX Komponenten im Verteiler summiert. Absolut irre. (Falls hier jemand von Pichler mitliest: Ihr seid um nichts besser!)

Neu 2024: Es kommt das ISG Connect. Hierzu weiß ich noch nichts genaues und werde das zu einem späteren Zeitpunkt aufgreifen. Hoffentlich wird es besser.

Siehe hier: https://www.stiebel-eltron.de/de/home/produkte-loesungen/erneuerbare_energien/regelung_energiemanagement/isg-connect/isg-connect.html#

Wie ist die Regelung und das Interface so?
Die Regelung läuft bei Stiebel-Eltron unter der Bezeichnung Wärmepumpenmanager (WPM). Via CAN Bus kann an die Wärmepumpe natürlich auch an eine Fernbedienung angeschlossen werden (FET). Diese benötigt man beim Passivkühlen auch zwingend als Taupunktwächter!

Wer sich ansehen will, wie die Einstellmöglichkeiten so sind, kann dies unter https://www.stiebel-eltron.de/toolbox/wpm/ tun. ACHTUNG: Die Einstellmöglichkeiten stimmen zumindest bei meiner Firmware Version nicht immer mit der Realität überein! 

Das Nette an diesem Tool ist, dass oft erläuternde Texte aus dem Manual verlinkt sind.

Um im WPM zu vielen relevanten Einstellungen Zugang zu erlangen, muss ein 4-stelliger Servicecode eingegeben werden, welcher mir aber bei der Inbetriebnahme problemlos mitgeteilt wurde. Für diesen Simulator ist der Code 1000.

Über die ersten beiden Meünpunkte (INFO/DIAGNOSE) bekommt man alle relevanten Prozess- und Anlagenparameter raus. Leider ist die Menüführung teilweise ein bisschen verschachtelt.

Die Wärmepumpe verfügt über einen integrierten Wärmemengen- und Energiezähler. Achtung: Letzterer misst nur den Verbrauch am Verdichter. Elektronik, Pumpen etc. werden nicht erfasst. Ich hab deswegen einen externen Energiezähler am KNX-Bus vorgeschaltet. Auch die Soletemperaturen kann man auslesen.

Was kann der WPM nicht? Jegliche Form der grafischen oder statistischen Auswertung ist nicht möglich. Da sind andere Hersteller um Lichtjahre weiter.

Ich werde im nächsten Beitrag versuchen, die wichtigsten Parameter zu erläutern. Der Großteil steht zwar auch in den Handbüchern, aber wenn man sich durchs HTD Forum klickt, dürfte es für viele Anwender nicht ganz so intuitiv sein. 

TBC

  •  Hausbauer2025
9.4.2026  (#301)

zitat..
EinHausinWien schrieb: Am unteren Ende der Modulationsgrenze läuft das System insgesamt mit ca. 200 W. Pumpen raus rechnen geht schwer.

Super, vielen Dank! Das wäre ideal für mein Projekt wenn die auf 200W Grundlast runter kann.
Mein P80 liegt aktuell bei ca. 1,5kW.

zitat..
EinHausinWien schrieb: Ich kann mal die genauen Diagramme aus meinem HA ziehen

Da wär ich dir sehr dankbar!

1
  •  zmaier
10.4.2026  (#302)
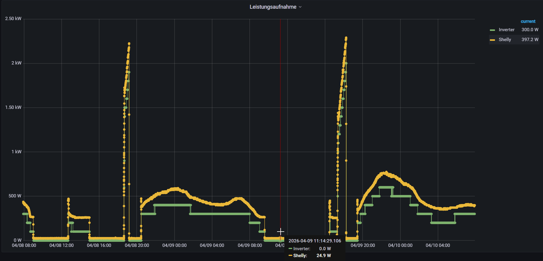
Hallo, ich habe die WPE-/ 08 HW30 Premium, hier siehst du die Leistungen der letzten Zeit.
Wenn die WP WP [Wärmepumpe] nichts macht sind es bei mir mit einem Shelly3EM gemessen ca. 25W.


_aktuell/20260410487847.png


1
  •  Hausbauer2025
13.4.2026  (#303)

zitat..
zmaier schrieb: Hallo, ich habe die WPE-/ 08 HW30 Premium, hier siehst du die Leistungen der letzten Zeit.
Wenn die WP WP [Wärmepumpe] nichts macht sind es bei mir mit einem Shelly3EM gemessen ca. 25W.

Vielen Dank! Wo liegt den die Heizlast ca. bei dir?


1
  •  zmaier
16.4.2026  (#304)
Heizlast vom Haus? Kann ich jetzt nicht wirlich sagen, wir haben die Fenster erneuert, da gilt der Energieausweis nicht mehr.
Bei -14°C haben wir eine VL VL [Vorlauf] von 30°C das macht 1.1KW elektrische Leistung und 75Hz.

1
  •  blackslash
17.4.2026  (#305)
Guten Morgen!

In den Förderrichtlinien von Oberösterreich steht:

Zur Kontrolle der Effizienz der Anlage (hoher Anteil an Wärmebereitstellung bei geringer Antriebsenergie) wurde ein Wärmemengenzähler sowie ein separater Stromzähler für den Verdichter und die Hilfsantriebe installiert.
(Dies kann auch durch entsprechende technische Einrichtungen in der Wärmepumpenanlage selbst erfolgen. Es muss jedoch die nachträgliche Berechnung der Jahresarbeitszahl (JAZ) gewährleistet sein.

Seht ihr das mit den in der WPE-I 08 enthaltenen Funktionen (mit Gateway) erfüllt oder würdet ihr einen separaten Stromzähler für den Anschluss installieren?

Der Wärmemengenzähler ist ja entsprechend vorhanden wenn ich das richtig interpretiere aber beim Stromzähler konnte ich auf die schnelle in den Unterlagen nichts finden.

1
  •  Hausbauer2025
17.4.2026  (#306)
Würde ich nicht so sehen da speziell ein "separater" Stromzähler angeschnitten wird.
Aber natürlich immer am besten mit dem Land OÖ oder dem Energiesparverband sprechen, Richtlinien sind meistens situationselatisch. 

1
  •  Hausbauer2025
17.4.2026  (#307)

zitat..
zmaier schrieb: Heizlast vom Haus? Kann ich jetzt nicht wirlich sagen, wir haben die Fenster erneuert, da gilt der Energieausweis nicht mehr.
Bei -14°C haben wir eine VL VL [Vorlauf] von 30°C das macht 1.1KW elektrische Leistung und 75Hz.

Danke für die Info! bin echt schon sehr gespannt wie die Pumpe arbeiten wird.


1
  •  webwude
  •   Bronze-Award
17.4.2026  (#308)

zitat..
Hausbauer2025 schrieb:

──────..
zmaier schrieb: Heizlast vom Haus? Kann ich jetzt nicht wirlich sagen, wir haben die Fenster erneuert, da gilt der Energieausweis nicht mehr.
Bei -14°C haben wir eine VL VL [Vorlauf] von 30°C das macht 1.1KW elektrische Leistung und 75Hz.
───────────────

Danke für die Info! bin echt schon sehr gespannt wie die Pumpe arbeiten wird.

Vielleicht aktuell ein wenig spät. Die spannenden Monate sind November bis Februar. Da spielt - stromtechnisch - die Musik.


1


Beitrag schreiben / Werbung ausblenden?
Einloggen

 Kostenlos registrieren [Mehr Infos]

Nächstes Thema: Eure Luftfeuchtewerte Mai 2024 bis jetzt