KNV S1155-6 Warmwasserbereitung
|
|
||
|
Siehe https://www.energiesparhaus.at/forum-knv-s1155-s1255-modbus-tcp-erste-schritte/55936_1 Compressor frequence: 1046 fc04 inputregister u16 Hz 10 R |
||
|
||
|
Super, danke. Die Liste, die ich bekommen hatte, ging nur bis Register 132. |
||
|
||
|
Wenn man einen USB Stick angesteckt hat, kann man die Liste der ModBus Register auch auf diesen exportieren (im Menü Installateureinstellungen/Tools/ModBus). Bei mir wird dann folgende Liste exportiert: Title Register type Register Division factor Unit Variable size Min value Max value Default value Aktuelle Außenlufttemperatur (BT1) MODBUS_INPUT_REGISTER 1 10 °C 2 0 0 0 Vorlauf (BT2) MODBUS_INPUT_REGISTER 5 10 °C 2 0 0 0 Rücklauf (BT3) MODBUS_INPUT_REGISTER 7 10 °C 2 0 0 0 Brauchwasserbereitung (BT6) MODBUS_INPUT_REGISTER 9 10 °C 2 0 0 0 Eintritt Wärmequellenmedium (BT10) MODBUS_INPUT_REGISTER 10 10 °C 2 0 0 0 Austritt Wärmequellenmedium (BT11) MODBUS_INPUT_REGISTER 11 10 °C 2 0 0 0 Kondensator (BT12) MODBUS_INPUT_REGISTER 12 10 °C 2 0 0 0 Heißgas (BT14) MODBUS_INPUT_REGISTER 13 10 °C 2 0 0 0 Sauggas (BT17) MODBUS_INPUT_REGISTER 16 10 °C 2 0 0 0 Mittlere Temperatur (BT1) MODBUS_INPUT_REGISTER 37 10 °C 2 0 0 0 Volumenstrommesser (BF1) MODBUS_INPUT_REGISTER 40 10 l/m 2 0 0 0 Gradminuten MODBUS_HOLDING_REGISTER 11 10 GM 3 -30000 30000 0 Berechneter Vorlauf Klimatisierungssystem 1 MODBUS_INPUT_REGISTER 1017 10 °C 2 0 0 0 Leistung interne Zusatzheizung MODBUS_INPUT_REGISTER 1027 100 kW 2 0 0 0 Verdichterfrequenz, Istwert MODBUS_INPUT_REGISTER 1046 10 Hz 5 0 0 0 Drehzahl Heizungsumwälzpumpe (GP1) MODBUS_INPUT_REGISTER 1102 1 % 4 0 0 0 Drehzahl Wärmequellenpumpe (GP2) MODBUS_INPUT_REGISTER 1104 1 % 4 0 0 0 Alarmnummer MODBUS_INPUT_REGISTER 1975 1 2 0 0 0 Diese Registerwerte lassen sich mit einem ModBusTCPMaster-Programm auch problemlos auslesen. |
||
|
|
||
|
||
Hier nochmal eine bessere Aufzeichnung der Warmwasserbereitung. Zu diesem Zeitpunkt wurde kein Warmwasser mehr entnommen. Was mir merkwürdig vorkommt, ist dass die Aufheizung des Wassers von 38 auf 46 °C nur ca. 30 Minuten dauert. Und noch merkwürdiger, dass die Temperatur des Warmwassers immerhalb von 40 Minuten um 5° C abfällt. Schwerkraftbremse wurde verbaut und Zirkulationspumpe ist nicht angeschlossen. |
||
|
||
|
Wt Pumpe bei Brauchwasser auf 1% reduzieren und Bereiterleistung Brauchwasser auf 3 kW setzen. Das erhöht die Laufzeit und wärmt den Speicher oben besser durch. Die Schichtung wird auch besser erreicht. Der Greenwather lebt von der Schichtung. Bei dir wird wohl mit viel Volumenstrom die Schichtung zerstört werden. Der Mantel wird recht schnell warm und das Wasser im Inneren ist noch nicht so weit. Ergebnis ist ein schneller Anstieg am Fühler. Die Wärmepumpe schaltet ab. Danach wärmt sich das Wasser im Inneren auf wodurch die Temperatur am Fühler wieder sinkt. Es steht auch weniger Brauchwasser zur Verfügung wie es bei dir eingestellt ist. Was auch noch eine Rolle spielt ist die Entnahme beim Duschen. Hast du eine Regendusche wird viel Volumen in kurzer Zeit durch Kaltwasser ersetzt was mit Turbolenzen im Speicher einhergeht. Die Schichtung ist wieder gestört. Ich hoffe das hilft dir weiter. MfG Peter |
||
|
||
|
Hallo, super, danke. Ich werde das ausprobieren. Mit freundlichen Grüßen Christian |
||
|
||
|
servus Christian, ergänzend zu Peter... der (scheinbare) abfall des ww nach dem laden kommt eben vom einschichten. während des ladens und der strömung mißt du am sensor quasi dynamisch die temperatur. ab dem abschalten schichtet sich das heißeste wasser ganz oben (über dem fühler) ein und das 'zweitheißeste' steht beim fühler an. prinzipiell hat man beim ww-speicher immer die entscheidung den fühler tiefer oder höher zu setzen. ersteres läßt die wp schnell anspringen, ist also maximal komfort- u wassermengen orientiert. zweiteres ist ökonomisch orientiert. ww-laden optimieren ist immer sehr individuell nach system (direkt, tank-in-tank, hygiene oder friwa) und nutzerverhalten... beispielhaft ist der faden von brink... https://www.energiesparhaus.at/forum-wwbraucherwasserbereitungsstrategiebrink/45576 |
||
|
||
|
Hallo Arne und Peter, danke für die Erläuterungen, ich hatte mir schon so etwas gedacht und mir auch die Optimierungsvarianten von Brink angesehen. Ich habe nun versucht die WT Pumpe auf 1% zu stellen, was die Wärmepumpe allerdings mit einem Hochdruckalarm quitiert hat. Ich muss hier noch eine vernünftigere Einstellung finden. Eventuell muss ich noch die Verdichterfrequenz limitieren und nicht nur die Bereiterleistung. Mit freundlichen Grüßen Christian |
||
|
||
|
dann hast du vermutlich ein rückschlagventil in der hydraulik. dieses braucht einen gewissen mindestdruck um zu öffnen. bei mir sind das um die 15% umwälzpumpenleistung... |
||
|
||
|
Hallo Arne, du hast Recht, an Rückschlagventil habe ich nicht gedacht. Es sitzt im gemeinsamen Rücklauf direkt vor der Wärmepumpe. Hier wäre es vermutlich schlauer gewesen, es nur im Rücklauf der Heizung einzubauen und den Greenwater ohne Rückschlagventil anzuschließen. Ich habe allerdings einen Absperrventil im Rücklauf des Heizkreises. Ich werde das mal schließen um eine natürliche Zirkulation in den Heizkreis zu verhindern und beobachten, ob das eine Auswirkung auf die Entladung des Boilers hat. |
||
|
||
|
Welchen Durchfluss bekommst du bei diesen 15%? Ich bin ja noch auf der Suche nach einer Basiseinstellung für die erste WW WW [Warmwasser]- Bereitung 😉 |
||
|
||
|
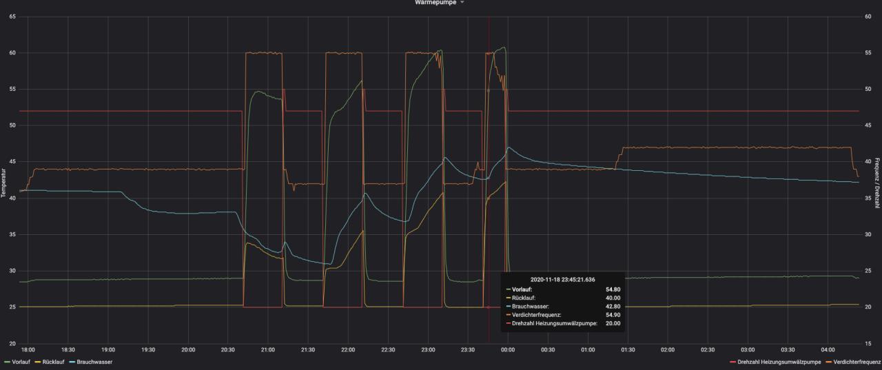
Hallo, ich würde die Optimierung der WW WW [Warmwasser]-Bereitung jetzt im Heizbetrieb gerne wieder aufnehmen. Dabei ist mir etwas merkwürdiges aufgefallen, wofür ich keine Erklärung habe. Ab 23:45 Uhr hat die Wärmepumpe scheinbar noch einen WW WW [Warmwasser]-Takt eingelegt, obwohl das Wasser 42 °C hatte (Brauchwassereinstellung: 36-46°C) und auch kein WW WW [Warmwasser] entnommen wurde. ![]() Die Gradminuten geben auch keinen Aufschluss auf dieses Verhalten. ![]() Hat vielleicht jemand eine Idee, warum sich die Wärmepumpe so verhällt bzw. einen Hinweis, wie dieser zusätzliche Takt vermieden werden kann. Danke schonmal. Mit freundlichen Grüßen Christian |
||
|
||
|
hallo miteinander, habe am wochende das erste mal brauchwasser gemacht.. habe die ganzen threads vorher schonmal gelesen und so gut wie möglich versucht an die vorgeschlagenen einstellungen zu halten.. wassertemperatur war so um de 20° fühler sitzt bei mir unten im speicher oben habe ich ein thermostat wo ich temperatur ablesen kann stoptemperatur war 45° (fühler unten) thermostat oben zeigte 50° an brauchwasser manuell modus drehzahl hu-pumpe 15% sole ein war ca. 11° sole aus ca. 7° drezahl sole-pumpe war anfangs bei 50%, dann bei ca. 35%. kann diese (bzw. soll?) manuell eingestellt werden? gedauert hat das ganze ca. 3 stunden.. erzeugte wärme ca. 15kwh und verbrauchten strom (externer zähler) ca. 4kwh.. ergibt cop von ca. 3,75 vorlauftemperatur war um de 60°.. ist diese zu hoch? sollte diese auch begrenzt werden? für die sole ein von ca. 11° kommt mir der cop von 3,75 recht niedrig vor, wenn ich da so sehe was andere für werte bekommen... |
||
|
||
|
habe gestern abend wieder einen ww-ladung gestartet ww start bei 34° (fühler unten) 38° oben bei thermostat Zieltemperatur 45°(fühler) ergibt oben ca. 50° Hu-Pumpe 15% fix... ca. 8,5-9l/min WQ-Pumpe Auto.. läuft ca. 7min mit 100% dann pendelt es sich bei 30%.. ca. 13,5l/min ein vl zu rl hat ca. 10-11° Spreizung Sperrbereich ab 91Hz Verdichter lief durchgehend mit 50Hz Gedauert hat das ganze ca. 1,25-1,5 Stunden 6,6kWh Wäreme bei 1,7kwH Strom .. = ca. 3,8 COP bei Sole ein ca. 12° und Sole aus ca. 7,5° (stand bei 30min nach ww-start) nach 12Stunden ergibt sich noch eine Temperatur von 42° am Fühler unten und 46° am Thermostat oben... sind ca. 4-5° Verluste beim Speicher oben.. Gibt es jetzt schon eine Funktion, wo WQ beim Warmwasser extra eingestellt werden kann?? oder immer noch gleich bei Warmwasser und Heizen? |
||
|
||
|
Hu Pumpe so weit senken das sich knapp über 5l/min einstellen. (Bei mir 5%) Den Vorlauf kann man nicht direkt senken aber man kann die Leistung senken. Der Vorlauf ergibt sich dadurch von selbst. Der cop ist bei mir am Beginn bei knapp 7 und gegen Ende eher bei 3,5. Du darfst nicht vergessen dass du den Speicher durch ladest weil der Fühler unten im Speicher sitzt. Das heißt Du hast gegen Mitte der Ladung schon einen hohen Rücklauf. Das erhöht die mittlere Übertemperatur und damit auch den Hub. (Verhältnis zwischen (Quelle ein - Quelle aus ) zu (Vorlauf - Rücklauf) das verschlechtert den cop. Bei mir sitzt der Fühler mittig und ich habe den oberen Fühler auch montiert. MfG Peter |
||
|
||
|
Kann man bei der "S" analog zur "F" den WW WW [Warmwasser]-Bereitungsmodus zwischen "Delta-T" und "Zieltemperatur" umstellen? Falls das geht, wäre es eine Möglichkeit, das bei fester Pumpendrehzahl fast unvermeidbare massive Überschießen des VL VL [Vorlauf] gegen Ende des WW WW [Warmwasser]-Laufs einzudämmen. "Zieltemperatur" regelt den VL VL [Vorlauf] auf knapp 2K oberhalb der Abschalttemperatur, indem die Heizungspumpe entsprechend angesteuert wird. Bei der "F" krankt das daran, dass die Pumpe nicht weit genug runterkommt (es sei denn, man drosselt hydraulisch), aber das dürfte bei der "S" besser sein, weil die Pumpe deutlich weiter runter kommt mit den Durchfluss. |
||
|
||
|
...dafür neigt die Regelung bei der S brutal zum Schwingen, egal ob auf Ziel oder Delta gestellt ist. Also das Ergebnis GENAU beobachten... |
||
|
||
|
bin jetzt einmal von 15% auf 10% gegangen.. schau ma, was er da durchbringt. heute abend starte ich wieder eine ww-ladung also kann ich ihm eig eh nur die hu-pumpendrehahl und sole-pumpendrehzahl vorgeben... das spielt ja keine rolle oder? ob der fühler jetzt unten sitzt und ich ww-stop bei 45° (oben50°) habe oder der fühler oben sitzt und ich erst bei 50° stoppe ist ja das gleiche.. dh. wenn ich ww-stop bei 45° habe (fühler unten)... geht der vl "nur auf 47° rauf.. damit braucht sie halt dann länger... kann ich eig den max. vorlauf bei ww-bereitung auch definieren? |
||
|
||
|
Das ist der Gedanke von "Zieltemperatur". Je nach Situation ist das effizienter, weil die AZ bei 47C eben viel besser ist als bei 55 oder noch mehr. Vermutlich nicht. Delta-T regelt auf eine einstellbare Spreizung, Zieltemperatur auf einen mehr oder weniger konstanten Vorlauf (im Rahmen dessen, was die Pumpe hergibt). Das Problem bei Delta-T ist, dass der VL VL [Vorlauf] gegen Ende ziemlich deutlich überschießt, weil der RL RL [Rücklauf] ja ziemlich warm zurückkommt. Letztlich muss man ausprobieren, was beim eigenen System am besten läuft. Dazu per USB oder Modbus alles Loggen, am besten auch auf geeignete Weise (Modbus-Zähler oder so) den Stromverbrauch. Dann kann man in den Logs für verschiedene Strategien (feste Pumpendrehzahl, Delta-T und Zieltemperatur) nach Läufen mit möglichst ähnlichen Ausgangssituationen (erkennbar an BW_unten und BW_oben sowie dem RL RL [Rücklauf] direkt nach dem Start der WW WW [Warmwasser]-Bereitung) suchen und dann schauen, welche Strategie am wenigsten Strom verbraucht hat. |
||
|
||
|
das muss ich das nächste mal probieren.. nur werd ich hier dann das ww-stop (jetzt 45° fühler unten) höher stellen müssen, damit ich die 50+° oben erreiche weil ja dann er vl nur auf ca. 47° geht.. ja das will ich demnächst angehen, hab mich aber damit noch nicht beschäftigt wie das auf einen usb-stick spielen geht bzw. netzwerk hab ich auch noch keines dort.. eigenen stromzähler habe ich eingebaut habe gestern wieder eine ww-ladung gemacht.. Start bei 38° Fühler unten 41° Thermostat oben 10 min nach Start war vl 46° / rl 33° / sole 12° u. 8° pumpe 30% -14l/min / Verdichter 50Hz dann hab ich mich mit der hu-pumpen drehzahl gespielt... bei 15% war ich bei 9l/min .. dann bin ich auf 10% gegangen.. da schwankte sie zwischen 7 bis 9l/min dann bin ich auf 5% gegangen.. da schwankt sie zwischen 5 bis 9l/min irgendwo hab ich schonmal gelesen, dass die pumpe das nicht so genau erfassen kann... deswegen die starken schwankungen oder?? ww-bereitung ca. 1-1,25h stop bei 45° Fühler... aber diesmal hatte die Temperatur oben 54°.. wie kann das sein? ca. 1,2kwH Strom verbraucht und 4,9kWh wäreme erzeugt --> 4,08 AZ heute früh, also ca. 12Stunden später waren beim fühler unten noch 42° und beim thermostat oben 49°... |
||
|
||
|
habe gestern erneut einen ww-lauf gestartet aber ich kann das nicht bestätigen. ww-start 33° - stop 43° habe umgestellt auf ZIELTEMPERATUR aber nach 30 min war der vl schonwieder bei 53° und rl 32° hätte angenommen, dass bei zieltemperatur bei vl nicht so weit nach oben geht... hmm.. verstehe ich nicht ganz😅 |
Beitrag schreiben / Werbung ausblenden?
Einloggen
Kostenlos registrieren [Mehr Infos]




