Erdwärme Soletemperaturen 2024/25 - Seite 6
|
|
||
|
Kann leider nicht so tolle Auswertungen fahren, sondern an meiner Viesmann nur am Display rumfummeln. TB 3x60m Sole VL VL [Vorlauf]: 6 Grad Sole RL RL [Rücklauf]: 8 Grad FBH VL VL [Vorlauf]: 29 Grad |
||
|
||
|
Wärmequelle: Flächenkollektor Standort: Graz-Umgebung Baujahr: 2008 Aktuelle AT: 2,9°C Durchschnittliche AT: 1,0°C (30h) Wärmepumpe: S 1156-8 Wärmequelle: Sole ein: 6,6°C Sole aus: 2,7°C Heizkreispumpe: Berechneter VL VL [Vorlauf]. 28,4°C Vorlauftemp. 28,2°C Rücklauftemp. 26,6°C Raumtemp. : 24,6°C (Nibe Innenraum-Fühler) Pumpengeschw. Wärmetr. 58% (fix) Volumenstrom 18,1 l/m Verdichter: 25 Hz GM: -258 (-400 = Start) Gebäude-Heizlast Abschätzung laut Energieausweis: 9,099 kW Gebäudedaten & Haushalt: Beheizte Fläche: ~ 240m² FBH (EG,OG), Wandheizkörper im Bad 45er Ziegel + 17cm WVDS. 300L WW WW [Warmwasser] Speicher, 2 Erwachsene & 1 Kind |
||
|
||
2024-Jahreschart: ![]() aktuell bei ca. 8°C Sole-Ein 2-Jahres-Ansicht: ![]() |
||
|
||
|
400mtr Einkreiser mit Nibe 1255-6 PC Aktuell -3° Durchschnitt -2 Sole Ein 5,7° Sole Aus 2,0 |
||
|
||
|
Morgen allerseits BJ '22 (Heizungstausch) Standort: Neulengbach 1x300m DN40 Geb Heizlast ~5,2 kW (EAWEAW [Energieausweis] aus 2006) NIBE S1255 ![]() ![]() ![]() ![]() LG Wolfgang |
||
|
||
|
Meine aktuellen Werte, das letzte mal im Jahr 2024... Wärmequelle 1x 400m dn40 Standort nordöstlich von Wien Baujahr 2019 (massiv 25er Ziegel+20cm VWS) Durchschnittliche AT -1.8°C (36h) Aktuelle AT 2.1°C (nebelig feucht) KNV(Nibe) F-1155-6 PC (Greenwater 300/200) KT-Pumpe: KT ein 7.1°C KT aus 2.7°C Drehzahl der WQ-Pumpe 50% (Auto) Heizkreispumpe: berchnete VL-Temp. 28.3°C Vorlauftemp. 28.2°C Rücklauftemp. 23.9°C Raumtemp. 22.6°C (Wohnzimmer laut Raumfühler) Pumpengeschw. Wärmetr. 50% (fix) Volumenstrom 12.8l/m Verdichter: 47 Hz GM: -493 Gebäude-Heizlast Abschätzung laut Energieausweis: 9.8 kW RGK Leistung (errechnet): 8.3 kW Gebäude: Beheizte Fläche: 311 m² FBH, BKA, Wandheizung im Bad KWL |
||
|
||
|
Ist dieser Winter anspruchsvoller für RGKs? Rein vom Gefühl her hätte ich ihn nicht besonders kalt eingestuft. In diesem 3. Winter seit Inbetriebnahme hat mein RGK RGK [Ringgrabenkollektor] den Minusbereich im Sole-Ein gut 2 Wochen früher als letzten Winter erreicht. Liegt jetzt je nach Belastung zwischen: Sole-Ein -0,5 bis + 1,5 Sole-Aus -3,6 bis -1,5 Dabei hat sich der Wärmebedarf gebessert, Haus trockener... Seit Oktober ca. 3720kWh (Hz 3340 + Ww 380) Wärme produziert. Seit Anfang/Mitte Dezember werkelt nun auch eine effizientere KWL KWL [Kontrollierte Wohnraumlüftung]. Die Zulufttemp liegt ca. 2-3 Grad höher, bei kälteren Außentemperaturen noch mehr. Bin mal gespannt wie sich das auswirkt. RGK 1x 300m DA40 in sandigem Lehm, errechnete Leistung ca. 6kW. Haus Heizlast ca. 3,7kW + WW. |
||
|
||
|
Spannened. Bei mir ist die Abluft bei Grundlüftung jetzt bei 20 Grad und die Zuluft bei 18 Grad. Nur bei Luftstufte 3 ist da eine größere Differenz. |
||
|
||
|
Ich meinte nicht die Differenz zwischen Abluft und Zuluft. Aufgrund nicht vorhandenener Dämmung im Inneren der KWL KWL [Kontrollierte Wohnraumlüftung] hat es mir die Abluft trotz 21-22 RT RT [Raumtemperatur] auf 16-19 Grad runtergezogen. Somit konnte die Zuluft nur noch 14-17 Grad schaffen, je nach AT AT [Außentemperatur]. Hatte zudem sehr viel Kondenswasser. Mit der neuen KWL KWL [Kontrollierte Wohnraumlüftung] liegt die Zuluft bei 19 Grad rum. Übrigens, ich habe herausgefunden, dass hier bei uns der Dezember 2024 ähnlich wie 2022 ca. 2 Grad kälter war als Dezember 2023. Das würde auch zum o.g. früheren Erreichen von 0 Grad Sole-Ein meines RGKs in 2022 und 2024 passen. |
||
|
||
|
Ich hab wiederum gerade gesehen dass ich letztes Jahr doch 2 Wochen früher schon tiefe Soletemperaturen hatte. Das passt damit zusammen dass doch diesen Winter immerhin 50% der Fassade fertig ist und die Dachdämmung innen noch ergänzt wurde... |
||
|
||
|
Durch den Föhnsturm gestern sind die Temps. massiv gestiegen. So schauts aktuell aus: Wärmequelle 2x 300m dn32 - lehmiger Boden (teilweise deutlich tiefer als 2m) Standort Weststeiermark Baujahr 2021 (massiv 50er Ziegel, FBH + BKA aktiviert) Durchschnittliche AT 8°C (16h) Aktuelle AT 7,5°C iDM iPumpT 2-8 KT-Pumpe: KT ein 6,79°C KT aus -0,84°C Drehzahl der WQ-Pumpe 30% (Auto) Heizkreispumpe: berchnete VL-Temp. 26,86C Vorlauftemp. 26,88°C Rücklauftemp. 23.72°C Raumtemp. 22.8°C (Wohnzimmer laut Raumfühler) Pumpengeschw. Wärmetr. 45% (fix) Volumenstrom 14.5l/m Gebäude-Heizlast Abschätzung laut Energieausweis: ~6kW RGK Leistung (errechnet): ~10kW |
||
|
||
|
Warum so eine brutale spreizung bei der Sole? |
||
|
||
|
iDM logik? vielleicht kann man da auch die quelle parametrieren? z.b. bei TB 3K und bei RGK RGK [Ringgrabenkollektor] höheres delta? spart pumpenstrom |
||
|
||
|
Glaub ich nicht. Ich habe mit der komplett gleichen Anlage (iPumpT 2-8 und 2x300m DN32 RGK RGK [Ringgrabenkollektor]) nur ca. 3° Spreizung (Solepumpe auch auf Automatik). Parameter-Einstellung für die Quelle (RGK oder TB o.ä.) hätte ich noch nirgends gefunden. |
||
|
||
|
war jetzt auch nur meine vermutung. dann vielleicht auf DT regelung 6K laufen? wenn es schmutz im sieb wäre, müsste die pumpe doch gegensteuern, oder? vielleicht war das auch nur eine momentaufnahme? |
||
|
||
|
Ich wüsste nicht wo ich das etwas einstellen kann. Ich kann nur die max. Geschwindigkeit vorgeben (45%) aktuell. Da bin ich ja noch einiges entfernt.... |
||
|
||
|
Quellenseitig kann nicht wirklich viel einstellen. Eigentlich nur die min- und max-Leitstung der Quellenpumpe. Ev. ist hier ein Limit eingestellt. |
||
|
||
|
ich hatte auch eine sehr hohe Spreizung, hab dann mit Minimum und Maximumwerten der Solepumpe rumgespielt damit ich ca. 3 Grad bekomme. IDM Logik :) |
||
|
||
|
Dieser Dezember war zumindest einer mit mehr kWh als die letzten Jahre. Winterstart bis jetzt 10% mehr als im Vergleichszeitraum. Ich stehe jetzt bei 2/-1. Letztes Jahr um die Zeit eher bei 3/0. |
||
|
||
|
Bei mir sind es aktuell 3/-0,5° |
||
|
||
|
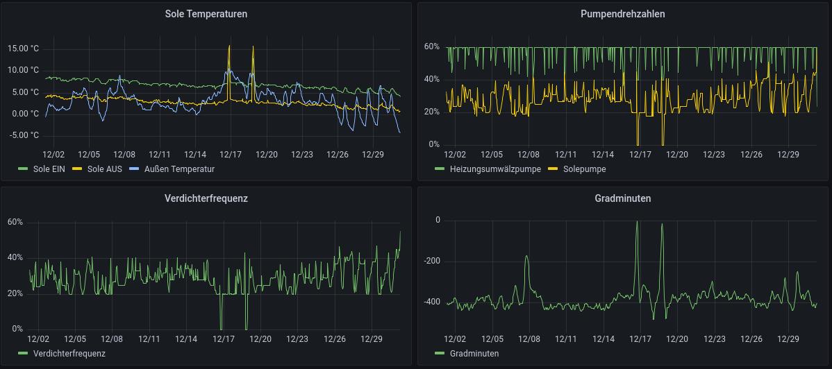
Bei mir waren die Sole Temps bis Weihnachten 1-2K höher als Winter 2023/2024. Jetzt befinden sie sich aber im freien Fall und bereits bei 2,6/-0,3. Thermische wurde bisher exakt dasselbe verbraucht wie Nov/Dez/Jan 23. Letztes Jahr war der Entzug jedoch unregelmässiger da Kaltfront im Dezember und dann wieder +15. 2024/2025 ist bisher sehr gleichmässig. |
Beitrag schreiben / Werbung ausblenden?
Einloggen
Kostenlos registrieren [Mehr Infos]






