·gelöst· NIBE S1155 neue Firmware 1.8.3: Changelog? - Seite 5
|
|
||
|
Hätte man sich also auch sparen können. Hätte gehofft das wenigstens ein paar modbus Register freigegeben werden oder wenigstens ein paar andere interessante Sachen. Naja. Wenigstens ist bis jetzt nix schlechter geworden. MfG Peter |
||
|
||
|
Entweder wissen die nicht was Mayor.Minor.Patch bedeutet oder derren Release Notes beinhalten nur was dem Praktikanten grad einfällt ;) |
||
|
||
|
kanns erst am Wochenende probieren... @Peter2 : Falls du mal vor der WP WP [Wärmepumpe] stehst: Kannst du bitte mal nachschauen, ob bei den AUX-Eingängen nun wieder "externe Justierung" ausgewählt werden kann? |
||
|
||
|
Nein leider nicht. Auch ein paar andere Sachen sind nicht wirklich besser geworden. Einer meiner Sensoren liefert nach wie vor immer nur 10 Grad über modbus. Es ist einfach nur ein Update bei dem sie drei Zubehörmodule integriert haben und einen Bug in der Ausheizfunktion behoben haben. Also für uns keine Verbesserung. MfG Peter |
||
|
||
|
Und den lächerlichen Änderungen geben die dann eine neue Hauptnummer, die sind echt...hmmmm...ein wenig seltsam, die Programmierer da bei NIBE 🙄 |
||
|
||
Ähm, ja ... also unsere S1155 läuft noch nicht wirklich rund, mal zu warm, mal zu kalt ;) Kann nicht sagen, ob es an der Firmware liegt, aber eure Einschätzung wäre mir mal lieb. Vllt liegts auch am Eli/Insti Gespann => statt Außenfühler war einer der 3 beiliegenden Fühler angeschlossen, wurde dann korrigiert, und jetzt gute Frage was von den Auswertungen zu halten ist (ihr seid da ja mehr die Experten, vllt könnt ihr Einschätzungen geben): |
||
|
||
|
Die Werte auf die Woche reduzieren macht das ganze etwas übersichtlicher. Die Gradminuten schwanken bei dir extrem. Das wirkt für mich als würde entweder der Kompressor extrem hoch und runter schalten oder ein Sensor einen Wackelkontakt haben. Das ist aber nur eine Vermutung. Zum überprüfen wären mal die Werte unter 7.1.10.3 Des Weiteren würde ich die Zusatzheizung abschalten. Das geht unter 7.1.5.1 Hier 0kw einstellen. Hast du err? Wurde die fbh bereits abgeglichen? MfG Peter |
||
|
||
|
oder drastisch gesagt: Monatskurven sind für den A....😁 Tageskurven und höchtens mal eine Wochenkurve sind gefragt. UND: mach BITTE einen neuen Beitrag auf, das hat hier in diesem Umfang NICHTS verloren, hier geht es um Firmwareupdates... |
||
|
||
|
Danke Peter, keine ERR ERR [Einzelraumregelung], und ja, bereits abgeglichen. Zusatzheizung habe ich nun abgeschaltet. Werte unter 7.1.10.3 finden sich dann im neu aufgemachten Thread: https://www.energiesparhaus.at/forum-nibe-s1155-problem-ueber-problem/59859_1 Sorry, hab keinen S1155 Thread gefunden, und wollte nicht gesondert einen aufmachen. Hab dies jedoch nun gemacht. Danke für die Info! |
||
|
||
|
Hallo zusammen, dies ist mein erster Post, bitte seid gnädig mit mir Ich habe das input register mit dem Register 1 für den BT1 zur Aussentemperatur anbinden wollen. Leider zeigt es mir mit den üblichen Tools lediglich "0" an. Habe ebenso das Register 108 als Alternative getestet, selbes Ergebnis. Ich habe die Firmware 2.0.29 installiert. In einer der hier angeführten Tabellen habe ich gesehen, dass der "min"-Wert für das Register "0" sei. Werden also Minustemperaturen (wie es aktuell hat), über Modbus gar nicht bereitgestellt? Danke und vG |
||
|
||
|
bin noch auf 1.9.2 da funktioniert Register 108, egal ob Plus od. Minusgrade. es scheint aber ein leicht gemittelter Wert zu sein. Denke so über ~1h gemittelt ?! Weiß nicht, ob das auch beim BT1 Register 1 so war?! Vergleichen kann ich die Werte ja nicht, weil Register 1 nichts mehr ausgibt. 2.0.29 hab ich noch nicht probiert. |
||
|
||
|
Danke Pedaaa! Darf ich fragen wie der negative Wert dargestellt wird? Ich hatte vor Monaten mal was gezogen und das Ergebnis 006F erhalten = 111. Bei einem Faktor von 10, wären das ja 11,1°C Wie sieht ein negativer Wert aus, bzw. wie wertet man das Vorzeichen aus? Vielleicht denke ich zu kompliziert, leider sehe ich noch keine Werte meiner WP WP [Wärmepumpe]. Versuche es nachher mal mit den Tips in diesem Thread, die WP WP [Wärmepumpe] neuzustarten und Modbus TCP später zu aktivieren. Danke und vG |
||
|
||
|
Bei meiner S1155 mit Firmware 2.0.29 wir die aktuelle Aussentemperatur (BT1) auf Inputregister 30108 ausgegeben auch das Vorzeichen. Visualisiere über IoBroker deshalb sind meine Registerwerte +1. |
||
|
||
|
||
|
||
|
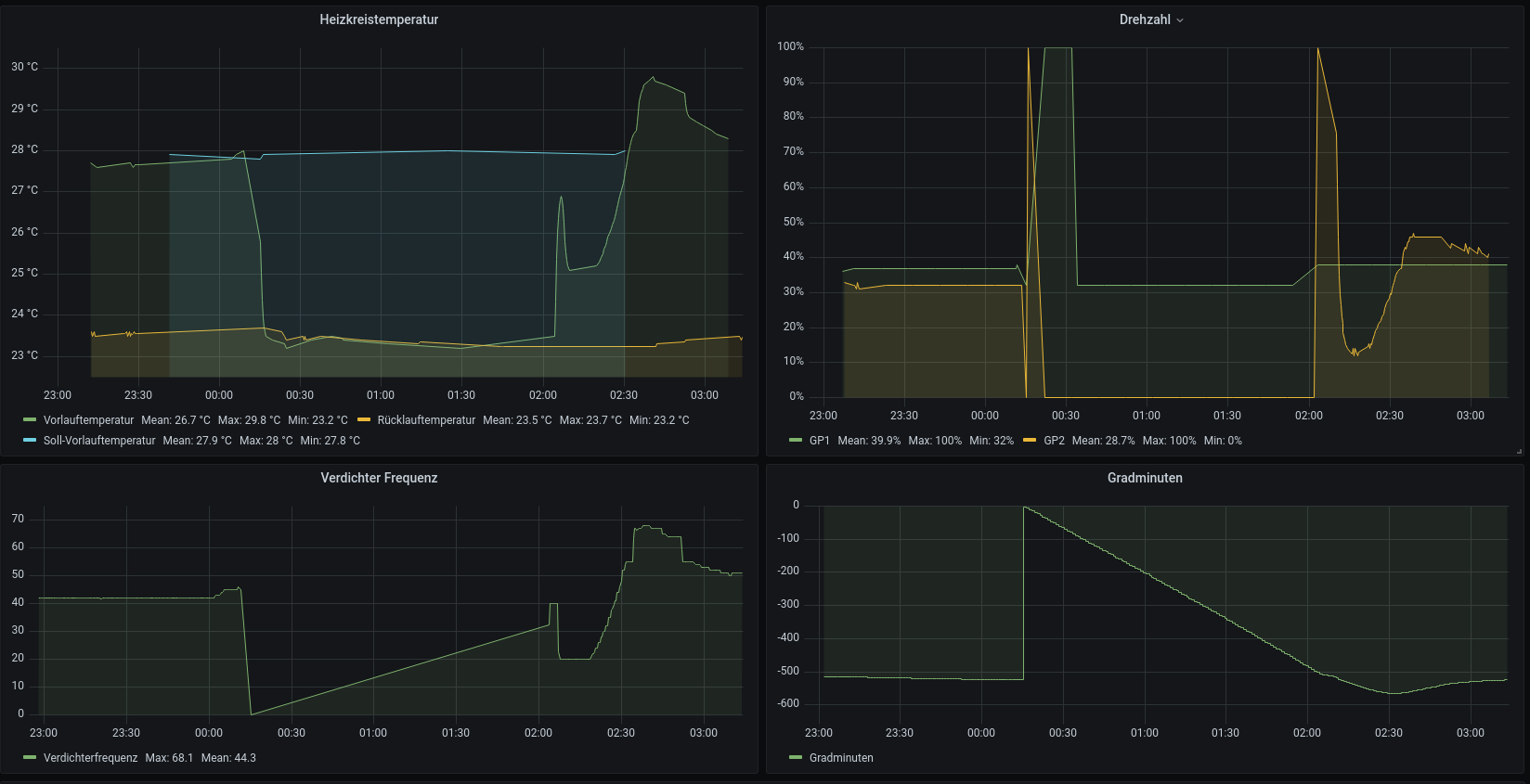
Ich habe derzeit 2.7.3 installiert (seit Montag) und bis gestern hat auch alles prima funktioniert. Nun habe ich gestern nachmittag einen Neustart gesehen (Gradminuten von 500 -> 0, und danach haben beide pumpen kalibriert mit 100%). In der Nacht auf heute ist es noch zweimal aufgetreten. Was bitte machen die in ihren Firmwares. Ich probier nun ob die seit gestern verfügbare 2.8.6 abhilfe schafft (in den release notes steht jedenfalls nichts davon). |
||
|
||
|
Hey Servus, seit 2.8.6 läuft die Wettersteuerung nicht mehr. Kann dass jemand bestätigen? |
||
|
||
|
ja kann ich bestätigen, wollte gerade einen Thread dazu aufmachen. ![]() |
||
|
||
|
Geht wieder anscheinend. |
||
|
||
![]() Bei mir geht noch nichts edit: Heute morgen läuft die liebgewonnene Wettersteuerung wieder. |
Beitrag schreiben / Werbung ausblenden?
Einloggen
Kostenlos registrieren [Mehr Infos]














