Nibe S2125/VVMS320 - Enteisung "2025"
|
|
||
|
Hallo, genau das gleiche Verhalten habe bei mir auch beobachtet. Meine S2125 habe ich erst seit ein paar Monaten daher keine Langzeiterfahrungen. Vor ein paar Tagen als die Temperaturen gegen null gingen und draußen eine nebelige Suppe war, saß der Kühler regelmäßig mit einer Eisschicht zu. Das Wetter ist für eine WP WP [Wärmepumpe] sicher schrecklich. Jetzt haben wir dauerhaft minus Grade und trockene Luft. Dennoch taut die WP WP [Wärmepumpe] jede Stunde ab. Nur abtauen tut da nichts weil der kühler komplett frei ist. Dafür wird die Umwelt beheizt. Hier ein Diagramm wie es bei mir zur Zeit aussieht. ![]() |
||
|
||
|
Es ist sicherlich nicht einfach mit der vorhandenen Senorik eine "wirkliche" Vereisung festzustellen. Was mich dabei am meisten stört, ist das abfallen der GM, die dann im Anschluß mit erhöhter Verdichterdrehzahl abgebaut werden müssen. Da wäre es schon m.E. schon sinnvoll dieses während der Enteisung zu unterbinden (z.B. VL,berechnet = VL,ist). In den 12 Minuten kühlt die Hütte nicht merklich aus, auch wenn das dann 1-1,5h passiert. |
||
|
||
|
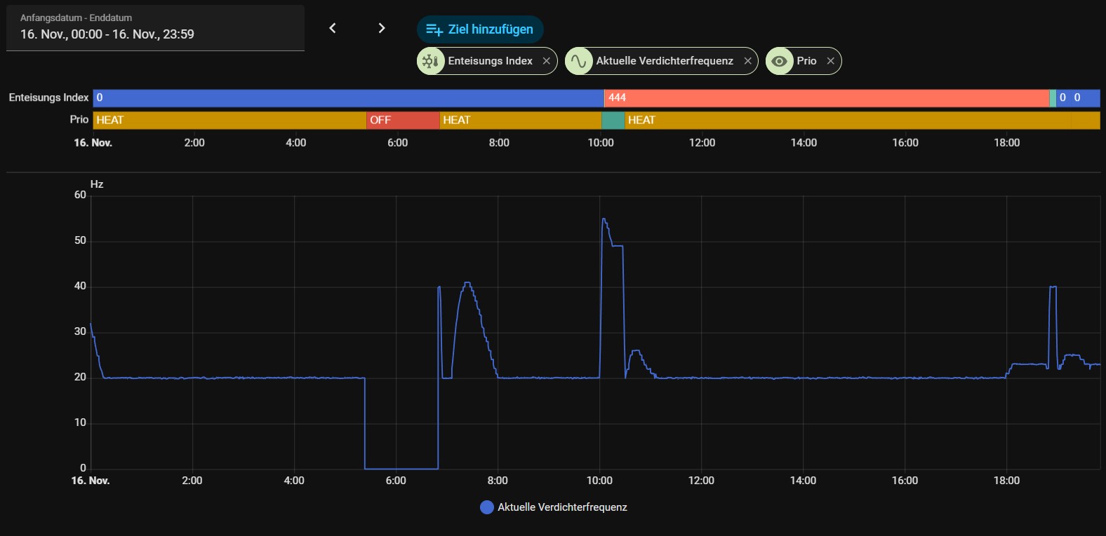
Wie Nibe die Vereisung festsetllt entzieht sich meiner Kenntnis. Ich könnte mir aber folgendes vorstellen. Strömungswächter. Wenn der Kühler zu sitzt keine bis weniger Strömung. Ob der Vorhanden ist keine Ahnung. Wenn der Kühler vereist ist, muss der Propeller mehr kraft aufwenden um die Drehzahl zu halten. Das ließe sich messen. Oder die Leistungszahl lässt nach wenn der Wärmetauscher zu sitzt. Das wären 3 Möglichkeiten die mir als Laie einfallen. ![]() Ich habe die Daten noch einmal überarbeitet. Wenn keine Zeit für die Entweisung vorhanden ist hat der Modbuswert FFFF was die 65535 entspricht. Der Wert ist hier auf der Grafik als 120 Mintuten abgebildet. Die WP WP [Wärmepumpe] hat gestern ab 9 Uhr immer wieder enteist obwohl der Kühler komplett frei war. Interessant ist auch das immer wieder angefangen wird herunter zu zählen um dann aber wieder abzubrechen. Ich frage mich ob der Mechnissmus wie auch immer der aussieht defekt ist. |
||
|
|
||
|
||
|
Hi, blöde Frage: wie kommt ihr zu den detaillierten Statistiken? Ist das myUplink Premium? Im "Normalumfang" komme ich nicht auf diese Stats... |
||
|
||
|
@kague, mit Home Assistant. Ist wesentlich komfortabler und stellt deutlich mehr Information zur Verfügung. @svenpaush, der Index wird nur gezählt, wenn die Verdampfertemperatur BT16 <-3°C beträgt. Dann wird auch die Zeit bis zum nächsten abtauen aktualisiert. Ich denke nicht, dass etwas defekt ist. Es funktioniert halt nicht so wie wir es erwarten - warum auch immer. Zitat von Nibe (gerade erhalten): Grundsätzlich ist es richtig, dass der Enteisungs-Index ein zentraler Faktor im Enteisungsalgorithmus ist. Allerdings fließen – wie Sie bereits vermuten – mehrere Parameter in die Entscheidung ein, ob ein Enteisungsvorgang ausgelöst wird. Dazu gehören unter anderem:
|
||
|
||
|
Ich ziehe meine Daten aus der Modbus Schnittstelle der VVM320 und schreibe diese dann in eine Influxdb. Mit Grafana kann ich mir die Daten dann Visualisieren. MyUplink ist ja nett aber wenn ich mir Leistungswerte anschaue und ein Diagramm zusammengeklickt habe ist es nur da solange ich die Seite offen habe. Beim nächsten Aufruf muss ich mir wieder alles zusammen klicken. Das ist mir zu mühsam und Optisch komme ich nicht dahin wo ich jetzt bin. |
||
|
||
|
Ok vielen Dank für die Erklärung. Dann nehme ich mir die Adresse auch ins Monitoring und werde das Verhalten beobachten. Eine Adresse für die Luftfeuchtigkeit gibt es soweit ich weiß nicht? Dann ist das Verhalten dann wohl von Nibe so gewollt. Ist meine erste WP WP [Wärmepumpe]. Aber die Umwelt alle 60-90 Minuten sinnlos beheizen halte ich für nicht zielführend. Und die Male die ich dann vor Ort beobachtet habe wo ich beschrieben habe das keine Vereisung zu sehen war, ist auch kein Tropfen Wasser geflossen. Somit gab es auch keine Verdeckte Verreisung. Somit scheint mir da noch Optimierungsmöglichkeiten seites Nibe zu geben. |
||
|
||
|
Ich habe das Diagram erweitert. Mit dem -3 Grad passt schon. Kann man denke ich gut sehen. Gegen 8 waren die 12 Stunden um? Denn da war die Verdampfertemperatur über 0. Die gestichelte Linie verläuft auf -3 Grad. ![]() |
||
|
||
Mit der Entität "sensor.defrosting_eb101_31806" kannst du dir genau anzeigen lassen wann und wielange das Abtauen stattgefunden hat... ![]() |
||
|
||
|
Wie kommst du auf diese Entität? Wenn ich mir das die csv modbus_addresses_all anschaue oder die Liste via RestApi finde ich die nicht. //edit: ok gefunden. Interessant ist die Api gibt die Adresse nicht her und Modbus ist es das Input Register
Deshalb hast du die 3 davor. Die RestApi scheint nicht alle Datenpunkte zu haben. |
||
|
||
|
Hi, bei unserer s2125-8 mit VVM S320 ist mir das gleich Verhalten bei niedrigen Temperaturen aufgefallen. Es wird ca. alle 75 Min. für ca. 20 Min enteist. Gibt es Möglichkeiten, das indirekt mit manuellen Einstellungen zu beeinflussen? Ich vermute, wenn man die Heizkurve senkt, dann beeinflusse ich es indirekt, aber wir wollen es nicht wirklich kälter haben. Habt ihr vllt noch Ideen was man einstellen könnte, damit das Abtauen reduziert wird? Viele Grüße Kirk |
Beitrag schreiben / Werbung ausblenden?
Einloggen
Kostenlos registrieren [Mehr Infos]







