Nibe 4.0.10 KI Raumtemperatur
|
|
||
|
Ich würde unseren RMU nicht für die Raumtemperatur nutzen wollen. Der hängt im Wohnzimmer, was dank der Fensterfront immer etwas wärmer als der Rest ist. Keine Ahnung warum man jetzt auch hier auf der KI Welle reiten muss... |
||
|
||
|
Weil das Stichwort KI einen modernen Touch gibt und Sales verspricht. Kann mir vorstellen, dass sie es jetzt kurz vor der Vorstellung der S1158 bereits testen wollen, bevor sie es mit der neuen WP WP [Wärmepumpe] groß als neues Feature ankündigen. Würde die leise Einführung erklären. Bin trotzdem sehr gespannt, was die Logik kann! Leider hängt der Fühler auch bei mir in einem Raum mit wesentlich höheren solaren Gewinnen als andere Räume. |
||
|
||
|
Ich habe das gleich installiert. Der Raumfühler sollte bei FBH FBH [Fußbodenheizung] aber doch eh keine steuernde Funktion haben. |
||
|
|
||
|
||
|
Ein dezenter Einfluss wäre in diesem Zusammenhang durchaus wünschenswert. Wenn im Haus wenig Aktivität herrscht oder die solaren Gewinne eher gering ausfallen – oder im Gegenteil, falls diese sehr hoch sind, hat dies einen direkten Einfluss auf die Innenraumtemperatur. Ich habe noch keinen Fühler, werden den aber in der Abluft der KWL KWL [Kontrollierte Wohnraumlüftung] installieren. |
||
|
||
|
Macht ihr laufend die Firmware-Updates? Meine S1156 wurde am 3.12.2024 in Betrieb genommen und hat seither den 3.3.8er, d.h. bisher 3 Updates ausgelassen. Bin neugierig, wie diese Smart Room Control tatsächlich wirkt. Ich habe Heizkörper und wollte anfangs ca. 6 Wochen mit BT50-Raumfühlerführung steuern - was zu deutlichen Wellen in der VL VL [Vorlauf]-Temp geführt hat, mit Differenz von 5°C alle 24h. Die Regelung hat immer ca. 4h zu spät reagiert. Bei erreichen der Soll-Temperatur z.B. blieb der Vorlauf noch immer ca. 4h deutlich zu hoch. Seit ich ihn deaktiviert habe, läuft's mit Aussentemp-Sensor und der Heizkurve sehr gut, problematisch ist nur der Wettereintrag - und der schlägt leider stark durch, wegen schlechter Dachdämmung. Da es aus meiner Sicht ein Regelungsthema ist, sollte eine andere Steuerung das ja besser hinbekommen, vor allem um das 4h-Überhitzungsfenster zu vermeiden, also aus der Historie zu lernen. Die Überhitzung sieht ja ein Laie gut im Chart, das müsste eine KI auch können... |
||
|
||
|
erfahrene nibebesitzer machen updates erst, wenn ihr betatester über monate keine probleme gemeldet habt :D |
||
|
||
|
genau. wenn es hier keine Möglichkeit den max. Einfluss der KI einzustellen, wird es wohl wieder ziemlich nutzlos sein |
||
|
||
|
Oje, habe das Update gerade gemacht... Ich habe keinen Raumfühler, hat diese neue Version dann keinen Einfluss auf mein System? |
||
|
||
|
mach dir keinen kopf. das war einfach sarkastisch, weil da oft neue probleme mit eingebaut wurden. changelog lesen und überlegen, ob da irgendwas neues drin ist, was man unbedingt braucht, oder ein wichtiger fix drin ist. sonst einfach warten (bis hier keiner meckert und alles sauber läuft) |
||
|
||
|
Problem ist bloß, dass die Updates mittlerweile fast monatlich kommen. Und wenn man dann genug abgewartet hat, ist meistens schon das nächste da. 😬 |
||
|
||
|
Das Problem habe ich auch immer..... Bin noch auf Version: 2.23.4 😀 Läuft Modbus ohne Probleme bei der neuesten Version? Was sagt mein Betatester meines Vertrauens? 🤩 |
||
|
||
|
Gibt es irgendwie die Möglichkeit, die Raumtemperatur (BT50 oder so ähnlich) per Modbus zu setzen? Ich hab zwar >40 Temperaturfühler in KNX Geräten im Haus, jedoch keinen expliziten Sensor der WP WP [Wärmepumpe]. |
||
|
||
|
Hello, In february I have tested previous 3.8 firmware with weather curve, room thermostat switched on and weather forecast prediction, but as Norfolk said, had same problems: system was reacting too slow and overshooting temperature far below and above setpoint. Consequently compressor had to be driven in high power after house became too cold, then it would stop for several hours completely. Now I have updated my S2125 to 4.0.10 on 7.3.2025 and switched on AI Smart Room Comfort. I have Nibe ROT 10 wirless thermostat in the living room, which gets often overheated by sunshine. I must say, that AI is working very well. Temperature is set to 23.0C and it fluctuates mostly between 22.8 and 23.1C, despite outdoor temperature variation between 0C and 18C in these 3 days. Also heatpump keeps compressor power as low and as constant as possible, without unnecessary power spikes. Keeping fingers crossed, that it would stay this way. Tomi |
||
|
||
|
Ja, muss man vorher im Menü freischalten. |
||
|
||
|
Vielen Dank für die Antwort, ich finde nur die Freigabe weder in der Doku noch in den WP WP [Wärmepumpe] Einstellungen. Könnt Ihr mir da weiterhelfen? Ich möchte: Raumtemperatur per HomeAssistant/Modbus auf ein Register schreiben, sodass die RT RT [Raumtemperatur] an der WP WP [Wärmepumpe] angezeigt wird. Wenn ich anschließend den Einfluss aktiviere möchte ich gerne SRC testen. Vielen Dank |
||
|
||
Im Nibe professional Bereich gibt es eine umfassende Modbusdokue, ich schick sie dir per PN ![]() |
||
|
||
|
Vielen Dank dafür, die kenne ich. Was fehlt ist die Raumtemperatur. ;) |
||
|
||
|
Oje, so genau hab ich nicht geschaut, ich habe selber gerade erst begonnen damit zu arbeiten 🙄. Falls du auch einen Miniverver verbaut hast, da gibt's eine fertige lib für Nibe: https://library.loxone.com/detail/nibe-heating-cooling-1468/overview |
||
|
||
|
Sounds promising, hört sich gut an - danke für die Info, vmtl. sollte ich wohl auch updaten und ausprobieren. |
||
|
||
|
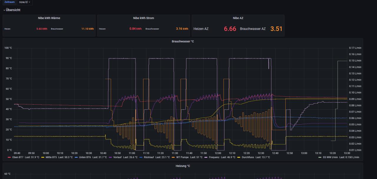
Moin Moin zusammen, ich hatte es auch mal gewagt ein Update zu machen. Komischerweise macht die WP WP [Wärmepumpe] S1155 jetzt ab und zu mehrere Takte beim WW WW [Warmwasser] erzeugen. Das war vorher nicht so. Eingestellt ist, wenn BT5 unter 45° fällt dann WW WW [Warmwasser] machen bis BT6 49° unten erreicht hat. Hat jemand zufällig das gleiche Problem oder Verhalten? ![]() vorher ![]() nachher. Ich kann mir leider nicht erklären, warum er die Takte abbricht. In den ganzen Einstellungen habe ich auch nichts gefunden, was dazu führen könnte. Gruß und Besten Dank. |
||
|
||
|
Auf was ist das Tortendiagramm eingestellt? Auto? Ist irgendwo in den Installateureinstellungen. |
Beitrag schreiben / Werbung ausblenden?
Einloggen
Kostenlos registrieren [Mehr Infos]



