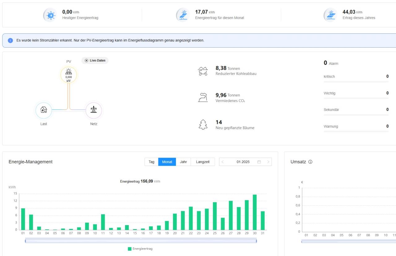
PV Anlage Leistungsverlust
|
|
||
|
Bei mir ist der Unterschied die fehlende Sonne heuer... 😑 |
||
|
||
|
Bei mir auch🤷 |
||
|
||
|
vmtl. ists eh so, und es würde mich dahingehend beruhigen - die anlage ist erst 2 Jahre "alt", da brauch ich keine defekten Module o.ä. 🙃 |
||
|
|
Beitrag schreiben / Werbung ausblenden?
Einloggen
Kostenlos registrieren [Mehr Infos]



