LWP wegen Abtauen am Leistungslimit - Seite 3
|
|
||
|
Die Mitsubishi ebenfalls. |
||
|
||
|
das ist dann also kein kaltstart, wo erst das öl wieder erwärmt und verteilt werden muss ? na so kann man das dann ja wirklich nicht als bösen takt bezeichnen. bereinigt wäre die reale (verschleißende) taktanzahl dann ja nur ein bruchteil? |
||
|
||
|
Da ist sie wieder, die subtile "Angstmache" vor ein paar Takten, oft aus dem Munde von Leuten die Erdwärme nutzen und nur mit annähernd stabilen Quellentemperaturen zu tun haben. Und nein, ich halte es nicht für gut, wenn sich eine LWP LWP [Luftwärmepumpe] 20x am Tag ein/aussschaltet, weder im Heizbetrieb und schon gar nicht fürs Abtauen. Ich hab aber auch kein Problem damit, wenn sich in der Übergangszeit meine große WP WP [Wärmepumpe] mal die ein oder andere Pause gönnt. Der Vergleich hinkt aber der Kompressor meiner Gefriertruhe schaltet sich auch jede Stunde ein und das seit über 15 Jahren, darüber mache ich mir auch keine Sorgen. thohem, woher weißt du, worauf eine (knapp dimensionierte) Luftwärmepumpe grundsätzlich ausgelegt ist? Sind halt viele elektische und mechanische Teile bei einer Luftwärmepumpe die mit hoher Leistung mehr beansprucht werden: Schmierung, mehr Materialabnutzung durch hohe Drehzahlen, Lager beim Ventilator, mehr Vibrationen->Lötstellen, mehr elektrische Abwärme bei hoher Leistung, Kondensatoren usw... und natürlich auch die höhere Lautstärke. Vor allem im unteren Preissegment wird an allen Ecken und Enden bei der Entwicklung und Auswahl der Komponenten gespart, wo es nur geht. Da wird jedem Cent nachgelaufen. Ich hab mal bei einem Entwicklungstechniker von meiner M-TEC WPLK412 Wärmepumpe angefragt, wie das nun so ist mit den Takten, MTBF usw für den Kompressor und bekam dazu folgende Aussagen (mehr dürfte es hier in der Tat nicht geben):
Ich glaube ohnehin, dass man unabhängig von der Betriebsweise der Wärmepumpe zuerst mal Probleme mit der Elektronik bekommt (vor allem im Außenbereich). Man liest hier im Forum ja auch nicht vom Massensterben der Verdichter durch Takte. Im Gegenteil, kommen immer wieder Fälle vor, wo schlecht ausgewählte LWPs zehntausende Verdichterstarts innerhalb weniger Jahre auf dem Buckel haben und immer noch (schlecht) funktionieren. Die Minimalleistung sollte halt schon zum Haus passen aber nach oben hin hab ich die LWP LWP [Luftwärmepumpe] lieber überdimensioniert, muss die Leistung ja nicht nutzen... Meine WP WP [Wärmepumpe] zählt einen Abtauvorgang übrigens als einen Takt. Der Kompressor bleibt dabei auch mal ganz stehen und ermöglicht eine "Abtropfzeit" (ich glaub 90sec sind da eingestellt), wahrscheinlich damit das restliche Abtauwasser nicht gleich wieder einfriert.
|
||
|
||
|
Da sind sie wieder, die Vorurteile und falschen Annahmen. Hab keine Erdwärme, sondern LWP LWP [Luftwärmepumpe] Zum Rest: aber genau darum geht's ja. Die Lwp passend zum Haus auswählen. Und wenn sie 20 Takte macht in der Übergangszeit, ist das ja OK. Nicht optimal, aber OK. Wenn sie die 20 im Winter macht, dann ist halt was falsch, weil sie dann eindeutig viel zu groß ist. Passend hierzu: Da ist sie wieder, die subtile "Angstmache" vor einer zu kleinen LWP LWP [Luftwärmepumpe], weil es ja kalt werden könnte.....kann den Spieß auch umdrehen ;) |
||
|
||
ich glaub man kann sagen das drehen an den parametern hat was gebracht 😮 ![]() spreizung von 3 auf 4K und pumpenstrom auf ca 23l begrenzt. danke an @berhan und @zasta
|
||
|
||
|
Ich bin bei RaBo76. Ich sehe das reine fokussieren auf Takte kritisch. Wie gesagt, meine sicher überdimensionierte LWP LWP [Luftwärmepumpe] taktet auch in der Übergangszeit nicht wesentlich mehr als im Winter, hab ja schon einen Übergangs-Screenshot aus meiner PV-App gepostet auf dem man ca die Takte sieht. Sowas 12 Takte pro Tag in der Übergabgszeit vielleicht. Ja, die "langweilt" sich wahrscheinlich und auch eine kleinere würde das Haus warm kriegen. Aber die Starts sind in einem Rahmen bei dem man recht sicher davon ausgehen kann, daß andere kritische Teile der WP WP [Wärmepumpe] vor dem Kompressor defekt sein werden, und in dem Moment ist es dann egal ob noch der eine oder andere Takt eingespart werden kann. Dazu kommt, daß ich mir genau wie Rabo lebahft nicht vorstellen kann, daß manche Komponenten (abseits vom Kompressor) bei Dauerbetrieb nicht schneller verschleißen werden. Abwärme, Vibrationen, Lager und Co. Von daher würde ich meinen, weder eine WP WP [Wärmepumpe] die 40 Takte pro Tag hat noch eine die sich zu Tode arbeitet und alle halben Stunden abtaut werden gut fürs Gerät sein und beides wird durch Komponentenverschleiß eventuell zum früheren Tod führen. Wahrscheinlich wird ein moderates Mittelding für die Maschinen insgesamt am zuträglichsten sein. Von so Dingen wie Lautstärke, hohen Stromkosten bei niedrigen Temperaturen wenn es bei sehr knapper Auslegung dann einen Heizstab braucht und ziemlich kühlen Häusern wenn die WP WP [Wärmepumpe] an ihre Grenzen gerät reden wir da gar nicht erst. Wie gesagt, unsere ist zu jeder Jahreszeit durch das riesige Außenteil und groß Dimensionierung selbst wenn man direkt davor steht fast unhörbar und die würde das Haus auch bei -10 Grad zuverlässig warm kriegen. |
||
|
||
|
Angstmache, weiß nicht, es gibt diese wochenlangen nebeligen Tage, wo die LWWP LWWP [Luft-Wasser-Würmepumpe] dauernd am Abtauen ist, es keine solaren Gewinne gibt, die Kinder in der vollen Badewanne hocken, und der Frau sofort auffällt wenn es auch nur 0.2K innen kälter wird oder das Wasser für die Dusche nicht mehr so heiß ist wie gewohnt. Da ist Leistungsreserve kein Nachteil, sofern die Mindestleistung zum Haus passt. Oder man hat halt einen Kamin für diese Tage zur Ergänzung. Wobei das auch problematisch ist, mit Kamin steigt schnell die Innentemperatur, WP schaltet sich ab, bis sich die WP WP [Wärmepumpe] wieder einschaltet ist es im restlichen Haus nachher kühler als zuvor.
|
||
|
||
ich glaub man kann sagen das drehen an den parametern hat was gebracht 😮 spreizung von 3 auf 4K und pumpenstrom auf ca 23l begrenzt. danke an @berhan und @zasta |
||
|
||
|
das gehört gepinnt, oder wenigstens in den faden LWP LWP [Luftwärmepumpe] best practice gelinkt. grandios👏 |
||
|
||
|
Nochmal: es geht um die richtige WP WP [Wärmepumpe]. Wenn man eine Badewanne hat und viel badet, im Nebel wohnt und sonst was, dann muss man das bei der Auswahl eben auch berücksichtigen. Haben wir alles nicht und die kleine 55er Arotherm fadisiert sich bei 50% Leistung. Auch bei den bereits kalten Temperaturen hier von -5. Kälter wird's eh nicht im Durchschnitt Wenn man öfter als 5tage im Jahr den Heizstab braucht, dann ist die WP WP [Wärmepumpe] definitiv zu knapp. Und mMn wieder falsch ausgelegt. Ich kann mich gar nicht erinnern, wann es zuletzt eine Durchschnittliche Temperatur von -10 gegeben hat bei uns. Geben auch die Daten der letzten 20 Jahre her. Also eine total unbegründete Angst, dass sie zu klein sein könnte.
|
||
|
||
|
Im HTD ist es verbreiteter. Hier noch nicht. 😉 Ich weiß nicht wieviele Feuer ich bereits im Kamin abgebrannt habe und noch nie hat sich deswegen auch nur 1x die WP WP [Wärmepumpe] abgedreht, weil sie auf die Innentemperatur nicht reagiert, sondern AT AT [Außentemperatur]-geführt ist. Was wir empirisch schlicht noch nicht wissen ist, wieviele Anlagen wegen (zu) vielen Takten dann wirklich hopps gehen werden. Wir können nur Vermutungen, mit Statistiken untermauert, anstellen. Vielleicht erleben sie die 100.000, vielleicht ist auch nach 20.000 Schluss. Was wir aber schon wissen ist, dass taktende Maschinen nie besonders effizient laufen. Das ist für mich der entscheidendere Faktor. Da kann man sich die Überdimensionierung jetzt in allen möglichen Parametern schönreden. Lieber größer weil leiser, lieber dann mit weniger Leistung fahren und Material schonen usw. Wir haben es ja schon öfter hier erhoben, wie selten die Anlage wirklich auf annähernd Volllast geht. Selbst die auf NAT genau ausgelegte Anlage läuft 80% der Heizzeit auf halber Heizlast. Es bleibt eine Restmenge von ~3% unterhalb vom Bivalenzpunkt. Zusammenfassend gesprochen: Mir wird hier ein suboptimaler Ausnahmefall zuviel dahingehend ausgeschlachtet, dies im Umkehrschluss als Sollzustand für eine Überdimensionierung heranzuziehen.
|
||
|
||
|
War jetzt nicht meine Idee, dass es zuvor offenbar ein etwas polarisierender Beitrag meinerseits geworden ist. Um es klarzustellen, ich bin kein Befürworter des Taktens bei einer LWP LWP [Luftwärmepumpe] aber ich muss es in gewissem Maße in Kauf nehmen, damit ich die für mich wichtigen Kriterien einer LWP LWP [Luftwärmepumpe] erhalten kann bzw. die mich störenden Nachteile limitieren kann. Ich möchte auch niemanden von etwas überzeugen, sondern berichte von den Erfahrungen mit meiner eigenen etwas überdimensionierten Heizungsanlage. Auch hat wohl jeder seine eigene Vorstellung davon, was "takten" eigentlich ist. Meine (moderat) überdimensionierte WP WP [Wärmepumpe] läuft z.B. von November bis Februar mehr oder weniger durchgehend. Der Oktober wäre dann bei mir so ein klassischer Takt-Monat, wo ich aber nur am Tag von der PV versorgt heizen muss. Da komme ich dann bei AT AT [Außentemperatur] >>+10°C im Extremfall auf dieses Heizkreis Vorlaufbild: Meistens sind es aber nur 2 Takte und ja, meine WP WP [Wärmepumpe] kommt schlecht unter 4kW Heizleistung vor allem bei wärmeren AT AT [Außentemperatur]. Was die Effizienz beim (meinem) zweitweisen Taktbetrieb betrifft, kann ich beispielsweise für den Oktober 24 folgendes angeben: Mit 123 kWh (el) wurden 853 kWh thermisch erzeugt. Sind die 6,9 jetzt schlecht oder ineffizent für eine LWP LWP [Luftwärmepumpe] im Taktbetrieb? Ich möchte sicher keinen Sollzustand für eine Überdimensionierung bewerben aber beide "Temperaturseiten" kann man meiner Meinung nach mit einer Luftwärmepumpe nicht wirklich gut abdecken. Jeder wird für sich entscheiden müssen ob er seine Heizung eher auf "Kälte" auslegt oder ob er sie eher auf mildere Temperaturen auslegt. Dann sollten diese Personen jedoch wissen, dass dies auch einige Nachteile mit sich bringen kann. Besonders wenn man nicht in einem Neubau mit FBH FBH [Fußbodenheizung] sitzt. Wie so vieles ist nicht alles immer nur schwarz und weiß.
|
||
|
||
|
Sieht ganz gut aus, die Nachabsenkung dürftest aber noch drinnen haben. Hast du auch die Kalibierwert des Außentemperatursensors verändert und hat sich die Luftfeuchtigkeit in der Zeit verändert? |
||
|
||
|
Interessant wäre hier noch welches Gerät du hast? |
||
|
||
|
Naja, jein. Jeder kann sich die Temperaturen der letzten Jahre für seinen Standort ansehen (Geosphere Austria). Den NAT im Energieausweis werden die Wenigsten in diesen Daten finden, da diese Durchschnittstemperatur (!!! Tageswert, kein Stundenwert!!) so nicht auftritt. Somit ist der Energieausweis komplett überschätzt und wenn da 5kw drin steht, dann ist es unverantwortlich eine 7 oder 9 kw Lwp einzubauen. Nimm meine Auslegung Sowas kann jeder ganz leicht selber machen und man sieht schön, dass die Lwp weder "vollgas" noch "auf voller Leistung" über den Winter rennt. Wir haben hier zwischen 0-5° im Winterschnitt. -10° gab's vor Jahren für 3 Tage. Unsere Lwp läuft ruhig, leise und auf nichtmal auf Halblast durch. Die Heizung auf einen Fall zu dimensionieren, der nie eintreten wird (NAT) ist halt wirklich übertrieben. Und wenn er eintritt, dann für einen oder zwei Tage im Jahr. Ja, man kann mit persönlichen Argumenten kommen und das ist ja OK. Hat dann aber nix mehr mit faktischen Argumenten zu tun. Faktischen Argumente gibt's genug, grade im Altbau - Heizkörper, FBH, Dämmstandard, Wasserverbrauch usw. Die muss man berücksichtigen und Auswerten. Aber eine viel zu große Lwp schönreden und in einem Energiesparforum zu propagieren, ist halt auch nicht das Wahre. Sicher funktioniert sie und ja man bekommt sie irgendwie in den Griff. Übrig bleibt allerdings, dass man sie drosseln muss, Einstellungen so verschieben, dassan sie zügelt,... Und das kann nicht Sinn der Sache sein. Ich Kauf mir ja auch keinen PC mit 8 Kernen und schalte dann 4 aus, weil ich sie eh nicht brauche
|
||
|
||
|
Vaillant Arotherm 55/6 plus oder wie auch immer die heißt :) |
||
|
||
|
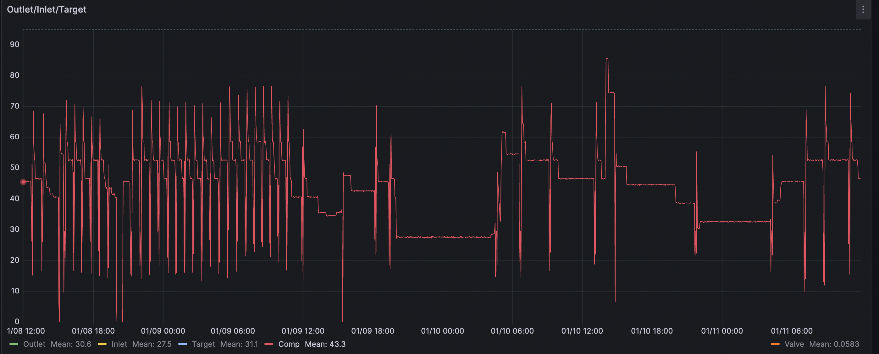
nachtabsenkung war noch drin ja, habs jetz mal rausgegeben. AT sensor kalibrierung hab ich nicht angegriffen. und ja es gab zeitgleich einen ziemlichen sturz in der luftfeuchte ![]() interessant - bin gespannt wo sich das einpendelt. die abnehmende luftfeuchtigkeit hat sicher den effekt verstärkt, jetzt bin ich bei einem abtauvorgang alle 2-3h wobei es aber dafür wieder kälter ist und ich effektiv mit höherer leistung fahre (30°C VL VL [Vorlauf] konstant vs vorher 29/28) |
||
|
||
Interessant, ich habe seit 10.01. nur zweimal abgetaut (davor habe ich keine Daten, da die Heizung seit 18.12. deaktiviert war). ![]() Die Wärmepumpe ist ja fast gleich (Monblock/Split), die Leistungsanforderung vermutlich aber viel geringer. Außentemperatursenor wurde aber um 2K verschoben. |
||
|
||
etwas ernüchterung hat sich eingestellt, das abtauverhalten war wohl hauptsächlich dem markanten abfall in luftfeuchtigkeit geschuldet, jetz is wieder alles beim alten ![]() aber die parameter dürften trotzdem zu einem effizienteren betrieb führen, trotz ähnlicher temperaturen wie anfang jänner und 1K/2K höherer VL VL [Vorlauf] ohne nachtabsenkung, 20% weniger verbrauch ![]() |
||
|
||
|
Ich bin auch so ein Abtauopfer. Meine Dimplex LAW9 hat auch ein winziges umgelabeltes Aussengerät und gerade die letzten Tage hat sie alle 50 min abgetaut. Dadurch ist die Temperatur im Haus nach 3 Tagen um fast ein Grad gefallen bei gleichem oder leicht erhöhtem Verbrauch. Ich beobachte auch, dass gerade bei 0 Grad und Nebel die angezeigte VL VL [Vorlauf] Temperatur un einiges geringer ist als zB bei 0 Grad mit weniger Luftfeuchte (die Heizung ist RL RL [Rücklauf] Temperatur gesteuert), das Abtauen kostet einfach auch viel Temperatur der Heizkreise. Das ist bei mir wirklich so drastisch, dass ich meine Standard Einstellung (Taganhebung, Nachtabsenkung was sonst das ganze Jahr funktioniert) kübeln muss. Fahre direkt in die FBH FBH [Fußbodenheizung], UWP mit ca. 1500l/h (3 Verteiler, 27 Kreise bei 2km Rohren), Neubau mit 31mWh/m2. Ich bin auch immer wieder am Experimentieren, ob ich mit weniger Durchfluss die Effizienz steigern kann, bin mir aber nicht sicher. |
||
|
||
|
Die Abtaualgorithmen müssten, zumindest bei unserer Nibe S2125-12, deutlich intelligenter gemacht werden. Die WP WP [Wärmepumpe] taut auch dann regelmäßig ab, wenn kein Eis vorhanden ist. Es werden anscheinend nur die Temperaturen und die WP WP [Wärmepumpe]-Frequenz berücksichtigt, die einen Abtauvorgang starten, nicht jedoch die Luftfeuchtigkeit. Da gibt es wohl keinen Sensor. Die Häufigkeit ist für den Worst Case ausgelegt. Das kann nicht optimal sein. Oder hat jemand mehr Info über den Algorithmus zum Abtauen? |
Beitrag schreiben / Werbung ausblenden?
Einloggen
Kostenlos registrieren [Mehr Infos]








