Komisches Verhalten Nibe S1255
|
|
||
Und nochwas... Wie das Verhalten losgegangen ist, sind auch die Gradminuten sprunghaft auf 0. ![]() |
||
|
||
|
Problem scheint gefunden zu sein (ich editiere nicht damit der Verlauf klar ist). Nicht wundern, Lüftung gibts noch nicht, deshalb die Sicherung auch aus ;) Die einphasige der Wärmepumpe sollte aber ein sein. ![]() Nachem ich die wieder oben war kamen plötzlich wieder Werte am BF1 ![]() Jetzt mal blöd gefragt, warum tut die blöde Wärmepumpe so als würde sie funktionieren (tut es aber nicht), wirft keinen Fehler, lässt sich ganz normal bedienen wenn diese Sicherung unterbrochen war? Was ist da bitte angeschlossen? Offiziell solls ja "Steuerung" sein. Ich lass jetzt einmal alle Gedanken weg warum das Ding geflogen ist... Solangs nicht wieder vorkommt. |
||
|
||
|
ich mein es steht auch in der anleitung, daß man keine einzelsicherungen verwenden soll. aber schon interessant, daß die überhaupt "so halb" lief und das update gemacht hat. stellt sich aber die frage, warum die sicherung gefallen ist? |
||
|
|
||
|
||
|
Halte ich einmal gepflegt für die Pflicht des Elektrikers und des Installateurs sich da entsprechend abzustimmen und einzulesen - sind auch beides Ortsansässige lang bestehende Unternehmen und keine Pfuschergeschichte. War ja auch der KNV Techniker zur Inbetriebnahme da der alles durchgemessen hat. Ich kann mich noch erinnern, dass er auf einer Phase keine Spannung hatte, erst nachdem er die Sicherungen und FI mehrmals durchgeschalten hat gings und er meinte "beobachten, kann sein, dass die am Anfang etwa hängen" was ich ehrlich gesagt nicht ganz als befriedigende Erklärung empfunden hab. Da es jetzt über 2 Jahre problemlos funktioniert hab ich das aber nicht mehr weiter hinterfragt. Einmal ganz blöd gefragt, was ist wenn die Elektriker da die Phase von der 3er und der 1er Sicherung in der Wärmepumpe vertauscht haben? Würde die Wärmepumpe auf 2 Phasen laufen?! Wie erwähnt, die Wärmepumpe hat so getan als wär alles OK, keine Fehlermeldung, nichts. Warmwasser hat sie ja auch ganz normal gemacht. |
||
|
||
|
auf die schnelle hab ich das mit den einzelsicherungen nicht im handbuch gefunden. war vielleicht n tipp von hier? auf deinem bild ist aber ein 3p C-automat links (wofür ist der 4. schalter?) und zusätzlich der b16 für die steuerung? meine f1155 hängt nur an 3p C-automat. gestern abend gabs hier 2 stromausfälle, was sehr selten ist. aber keine auffälligkeiten.(ja, hat nix mit deinem problem zu tun) noch was: wenn du nach neustart zu früh die GM runter stellst, wird die kallibrierung abgebrochen. |
||
|
||
|
Bei uns ist nur 1x 400V angeschlossen, der bedient die WP WP [Wärmepumpe] und den Regler. Die 400 für Heizstab ist augesichert. Müsste aber erst nachschauen wie sie verklemmt is |
||
|
||
|
Das ist ein 3+N LSS, also 3 Phasen + mitgeschalteter N-Leiter. Ist in Österreich üblich. |
||
|
||
|
alles klar, danke. haben wir hier in D nicht. bleibt aber die frage, wie dann die steuerung einzeln gesichert ist? ist diese phase in den ersten 4 nicht angeklemmt? und warum? macht natürlich sinn, da mal alle phasen nachzumessen. |
||
|
||
|
Ich nehme an dass man die WP WP [Wärmepumpe] entweder nur 3-phasig versorgen kann oder die Steuerung getrennt. Schätze, dass es dafür in der WP WP [Wärmepumpe] eine Brücke gibt (bei 3phasig drinnen, bei getrennter Versorgung heraussen). Ich hab die Steuerung separat notstromversorgt (hab aber eine IDM), wenn die Steuerung am selben Netz hängt, macht eine getrennte Versorgung eigentlich nicht wirklich Sinn. |
||
|
||
|
Nabend,
Gute Frage, per Werk kommt die S1255 mit einem 5pol Starkstromkabel. Hab den Elektriker gefragt, ob ma die Steuerung extra absichern können, er meinte, theoretisch ja, aber dazu müsst er das ganze Ding zerlegen, habens dann gelassen. Also nur 400V LSS und FI Hab an Drehstromzähler davor zum Auslesen der Phasen, es hängt "alles" für Standardbetrieb (=ohne Heizstab) an einer Phase, bei mir L1. D.h. L2 und L3 sind nur spasshalber angeschlossen. @MPP33 Hat dein Funkenschuasta da irgendwas herumgebastelt dran? Das Verhslten klingt komisch... Oder hast Du irgendwelche zusätzlichen Logiken, Steuerungen Pumpen, Mischer, Puffer, ....? LG |
||
|
||
|
Ich hab bei meiner S1155-06 die Steuerung extra abgesichert. Bin dazu mit einer 3x2,5 extra zur WP WP [Wärmepumpe] und auf der Platine muss dann eine Brücke entfernt werden. Bei mir ist die Steuerung nun auch notstromversorgt. |
||
|
||
|
Schaltpläne gibt's eh online, Soweit ich mich erinnere gibt es die Variante 3x400V und 1x230V+3x400V (und Brücke entfernen), bei letzterer hängt die Steuerung zwar auf 230V, aber der Verdichter trotzdem auf einer Starkstromphase. Eine reine 230V Variante gibt es auch, glaube aber nicht in AT AT [Außentemperatur]? |
||
|
||
|
War leider zumindest nicht im Raum wie er das angeschlossen hat. Gedanklich konnte das ja auch nicht so schwer sein. Allerdings weiß ich, dass die selten bis nie KNV/Nibe angeschlossen haben, das hat er mir gesagt. Extern angeschlossen sind nur Taupunktfühler, ein Ventil zum abschalten vom Bodenkreis beim kühlen, Innen und Außentemperatur. Das was 230V braucht ist aber extern angeschlossen. Ich schätz es dämmert mir grade, die 230V dürften nicht die WP WP [Wärmepumpe] selbst sein sondern nur das Zeug außen herum. Deckenkreise hab ich zu, wenn das Ventil stromlos zu geht pumpt die HUP plötzlich gegen 2 stark gedrosselte Deckenkreise. Vl. wurde dem BF1 der Durchfluss zu gering zum messen? Würde jedenfalls erklären warum Warmwasser normal funktioniert hat, nur das was raus geht nicht Insofern aber beruhigend, die Sicherung ist also nicht wegen der teuren Nibe geflogen sondern wegen den externen Teilen (Ventil, Zirkulationspumpe, Taupunktfühler) |
||
|
||
|
sauber geschlussfolgert. nun wirds logisch. jetzt kannste den automat neu beschriften :) immerhin hast du rausgefunden, daß die automatik tatsächlich mal heftig eingreifen kann, wenn sie will/muss : 🤣 |
||
|
||
|
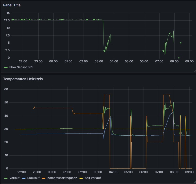
Grad geschaut, für die WP WP [Wärmepumpe] gibts einen kleinen Anschlusskasten wo die WP WP [Wärmepumpe] 5-polig übers Originalkabel angeklemmt ist. Für die genannten 3 Komponenten gibts einen extra Anschlusskasten mit eigenem 3P Kabel. Hab jetzt keine Lust den Hauptverteiler aufzumachen, vermute aber, dass die Kabel jeweils 1:1 mit den Sicherungen verdrahtet sind. Insofern endlich einen der letzten Punkte für die ich mich bisher nicht interessiert hab geklärt. Mich wundert nur warum die WP WP [Wärmepumpe] da die Gradminuten auf 0 geschickt hat und angefangen hat Warmwasser zu machen. Ggf. als Auslöser ein kurzer Stromausfall der gleichzeitig zum fallen der Sicherung geführt hat. Beim Neustart zieht sie ja erstmal die Standardeinstellung fürs Warmwasser heran um dann auf das Zeitprogramm umzuschalten. Inzwischen ist die HU Pumpe wieder auf um die 50% und die Kiste läuft wieder im Normalbereich. Führt mich jetzt nur zum nächsten Gedanken - will demnächst einmal einen kleinen Kreis aufbauen der kurz per USV und dann über den PV Point vom WR WR [Wechselrichter] mit Notstrom versorgt wird. Solche kurzen Stromaussetzer sind nicht so selten wie man glaubt. Wäre toll wenn die WP WP [Wärmepumpe] da nicht jedes mal neu startet. Eigentlich wollte ich da gedanklich den 1-poligen Kreis reinhängen was so jetzt natürlich nicht geht. |
||
|
||
|
Vermute durch den geringen Durchfluss ist zuerst der VL VL [Vorlauf] maximal gestiegen. Dadurch GM ruckzuck auf 0. Dann hängt die WP WP [Wärmepumpe] gern einen wwtakt hinterher, um einen takt zu sparen. Oder waren die GM tatsächlich innerhalb einer Minute auf 0? Eventuell war auch eine nullung durch VL VL [Vorlauf] diff eingetreten. Wenn VL VL [Vorlauf] zu hoch schießt, werden GM genullt. Das würde ich nicht überbewerten. Ein paar Takte im Jahr mehr sind kein Problem.
|
||
|
||
|
Ab 2:04 Uhr gabs keine Änderung an den GM mehr (-282), da lieferte der BF1 noch konstante Werte. Um 3:20 Uhr hat sie mit dem lustigen Warmwassertakt begonnen, gleichzeitig springen die GM plötzlich auf +2 wo sie bis 3:50 bleiben. Der Wert vom BF1 fällt um 3:20 kurz auf "5" um danach die normalen Werte für WW WW [Warmwasser] anzunehmen. 3:50 ist der WW WW [Warmwasser] Takt beendet, HUP geht auf 30% (Standby), Kompressorfrequenz auf 0, GM steigen ins positive da VL VL [Vorlauf] und RL RL [Rücklauf] nur langsam von WW WW [Warmwasser] Temperaturen unter die Soll VL VL [Vorlauf] Temperatur sinken (3:55). Der BF1 meldet ab da nur mehr "5" Um 5:00 sind die GM bei -250, Kompressor startet, HUP geht erst auf Normalwert (ca.50%) um dann in Stufen auf 100% zu steigen. In der Zwischenzeit steigt der VL VL [Vorlauf] auf ca. 45°C und jagt die GM wieder auf 0, Kompressor geht auf 0, HUP regelt auf 30% (Standby). Um 6:10 startet alles wieder, diesmal geht die HUP sofort auf 100% und schafft es die Temperaturspitze beim Start vom Kompressor (40Hz) wegzubügeln bis dieser auf 20Hz zurückregelt. Trotzdem bleibt der VL VL [Vorlauf] mit 33° über dem Soll, die GM steigen wieder, aber nicht so sprunghaft. Unterbrochen von einem WW WW [Warmwasser] Takt steigen die GM weiter wieder bis 0 und das Spiel geht von vorne los. Zusammengefasst, um 3:20 war irgendwas das die a) die WP WP [Wärmepumpe] neu gestartet hat (GM auf 0, WW Takt gestartet da das Zeitprogramm beim Start nicht gleich greift) und b) wohl gleichzeitig die Sicherung geschmissen hat. Im weiteren Verlauf hat die HUP erst mit dem gespeicherten (bleibt bei Stromausfall erhalten) Wert angefangen und die Automatik hat schnell, aber nicht schnell genug bemerkt, dass zu wenig Durchfluss da ist. Durch den hohen VL VL [Vorlauf] sind die GM schnell, aber nicht so sprunghaft wie vorher, auf 0 gegangen. Beim zweiten Versuch war die HUP dann schon auf 100% getrimmt weshalb zumindest etwas Laufzeit zustande gekommen ist. D.h. Rätsel geklärt. Wären die Deckenkreise offen gewesen hätt ich wohl länger nicht gemerkt, dass die Sicherung geflogen ist. Vermutlich erst wenn meine Frau kalte Füße gemeldet hätte. |
Beitrag schreiben / Werbung ausblenden?
Einloggen
Kostenlos registrieren [Mehr Infos]






